· General

Trading Psychology Journal: How to Track Emotions & Quantify Trading Discipline

Trading Psychology Journal: How to Track Emotions & Quantify Trading Discipline
By TradesViz in General

Introduction: The "Tilt-Meter" Fallacy

Every trader knows the frustration. You execute a brilliant analysis, identify a perfect setup, and then watch helplessly as your finger clicks the buy button before your entry criteria are met. Fear, greed, revenge, impatience - emotions hijack your trading plan with alarming regularity. You know psychology is the problem. But what's the solution?

The trading journal industry's answer has been underwhelming: static "mood meters" and tilt gauges. You check a box saying you feel "Anxious" or slide a scale to indicate you're "Tilted."

And then what?...

The system tells you what you already know! That you're in a bad emotional state. It doesn't tell you the cost of that emotion or what triggers it!

Seeing a gauge say "You are Tilted" is functionally useless. It provides no data on why you tilted, how much money that tilt cost you, or what patterns precede your worst psychological breakdowns.

Here's the truth: To fix your trading psychology, you must digitize it. You need to turn feelings into variables that can be mathematically analyzed, correlated with outcomes, and systematically improved.

This is where TradesViz fundamentally differs from every other trading journal on the market.


The TradesViz Advantage: A Laboratory for Your Mind

TradesViz isn't just a logbook for recording your P&L. It's the end-game of custom analysis: 100% personal stats fully analyzable and tracked for every day/trade.

Think of it as a database for your trading behavior: A laboratory where you can run experiments on your own psychology.

The goal of this feature is to enable traders to add custom stats that are qualitative but can be used for quantitative analysis.

TradesViz example of converting a note to a structured data TradesViz example of converting structured data to trade plan in Trades page

This is an example of the application of trade plans in TradesViz to convert a note (qualitative data) to stats that can be queried and analyzed on (quantitative data).

While other journals offer rigid, pre-set categories, TradesViz provides a flexible superset of tools like Custom Tags, Tag Groups, Trade Plans, Pivot Grids, and AI-powered queries that allow you to build your own 100% personalized psychological analysis system.

We would consider this one of the most powerful features we have because it effectively allows you to create ANY statistic you want and add it to your trades. Meaning, you are not confined to the 80 or so stats we have per trade, rather... It's just your requirement and your trading knowledge that are the limits here.

This isn't about following someone else's template for "trading psychology."

It's about creating a personalized, data-driven framework that reflects your specific psychological patterns and weaknesses.


Five Proven Workflows to Master Your Trading Psychology

Let's move from theory to practice. Below are five actionable workflows that transform abstract emotional struggles into concrete, measurable data points you can analyze and improve.

Use Case 1: The "Cost of Emotion" Audit (Tags + Pivot Grid)

The Problem: "I know I chase trades, but I have no idea how much it's actually costing me."

You suspect FOMO is destroying your account, but "suspecting" isn't a strategy. You need hard numbers to create the urgency for change.

The Solution:

First, create specific psychological tags to label your trades. TradesViz is the only online trading journal that allows tags to be attached to both individual trades and entire trading days.

Create tags like:

  • [FOMO] -  Entered before your signal triggered
  • [REVENGE] - Traded to recover a recent loss
  • [HESITATION] - Delayed entry and missed optimal price
  • [OVERSIZE] - Position size exceeded your rules

We added the same TradesViz level of flexibility to tag grouping also. This means you can create ANY tag groups and assign ANY tags to ANY of your tag groups whenever you want.

Group these under a tag group called "Psychology" for easy analysis.

The Fix:

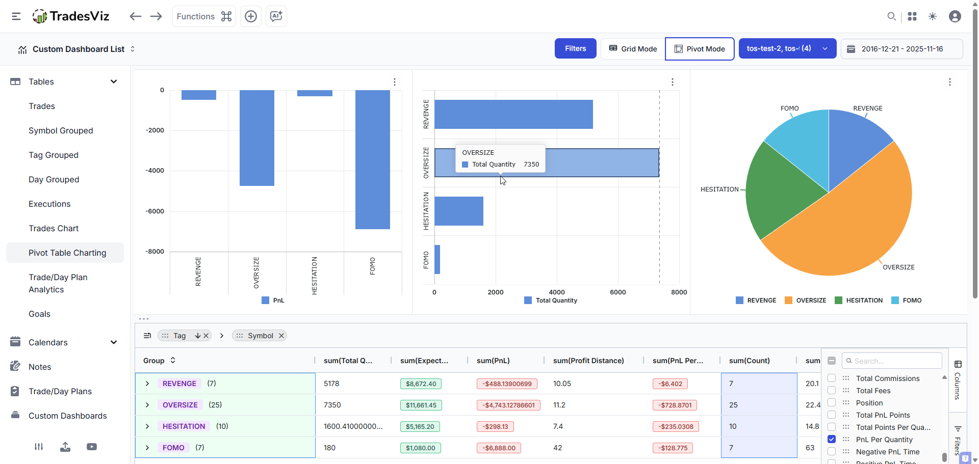
Now, use the powerful Pivot Grid to quantify the damage. Almost every chart in TradesViz can be reduced to a pivot operation. With nearly 70 columns and multiple aggregation functions, this expands to 1000s of potentially very useful and insightful charts.

Navigate to the Pivot Grid, drag your psychological tags to the "Row" section, and add "Total P&L" as your value. Instantly, you'll see a breakdown like:

TradesViz pivot grid showing P&L breakdown by emotional tags FOMO, REVENGE, HESITATION
 
Tag Total P&L
FOMO -$6,888
REVENGE -$488
HESITATION -$298
OVERSIZE -$4,743

The Insight:

Seeing "FOMO cost me $6,888 this month" is a psychological gut-punch that no mood meter can deliver.

Do you see all of those tags that you have? You can now analyze them in FAR greater detail than before. The analytical value of your tags, and group tags go up exponentially with the pivot table.

This isn't abstract self-help. This is quantified self-sabotage with a dollar sign attached.

Next - See those 3 charts at the top? Look at FOMO trade's pnl and quantity. See an anomaly there? That's your queue to stop and analyze before you take the next trade. 

If you did not notice this at first glance, you may not be fully utilizing your journal. 


Use Case 2: Enforcing Discipline with Boolean Checklists (Trade Plans)

The Problem: "I know my rules, but I break them in the heat of the moment."

Your trading plan is solid on paper. The problem is execution. When adrenaline spikes, rules get abandoned.

The Solution:

Use the Trade Plan feature to create mandatory execution checklists. To sum up, you are able to create a custom "plan" that contains a combination of checkboxes, categories, text, or numeric input and attach it to any trade or trading day.

Create a Trade Plan template with Yes/No checkboxes like:

  • ✅ Waited for candle close before entry?
  • ✅ Position size within 2% risk rule?
  • ✅ Stop loss placed immediately after entry?
  • ✅ Entry met all 3 confluence criteria?

Unlike simple notes, TradesViz trading journal plans provide structured, analyzable data with multiple input types that can be charted, filtered, and analyzed quantitatively. Each plan condition becomes a trackable metric in your trading log, enabling data-driven insights about your performance, consistency, and strategy effectiveness.

The Fix:

After logging enough trades with your checklist, use the Plan Analysis tab to compare performance.

TradesViz's Plan Analysis feature allows you to identify correlations between your custom checkbox conditions and trading performance. The online trading journal automatically generates statistics showing how different combinations of checked conditions relate to wins, losses, and profitability.

Trading plan checklist with boolean conditions for entry criteria in TradesViz

Filter your trades by Plan or Conditoin Followed = Yes vs. No and compare:

  • Win Rate
  • Average Winner vs. Average Loser
  • Profit Factor
  • PnL/Qty

The Insight:

TradesViz's plan summary grid showing percentage of checks/un-checked conditions and pnl for those trades

When you see that trades where you followed your plan have a 100% win rate, while trades where you broke rules (or didn't follow/ignore) have a 20% loss rate, the data becomes your accountability partner.

So this is now marketed as "playbook" in alternative solutions. TradesViz introduced trade plans in Early 2023. What's a "playbook" that you can't take out and analyze?... We believe analysis should be actionable, not just visual. :)


Use Case 3: Contextual Performance Analysis (Day Plans)

The Problem: "Some days I'm sharp, other days I'm a disaster. I can't figure out why."

External factors like sleep, stress, and personal life affect your decision-making. But without tracking them, you're flying blind.

The Solution:

TradesViz offers Day Plans that let you log daily contextual variables before you even take a trade. In the TradesViz trading journal, trading day plans apply to all trades opened on a specific day, while trade plans are attached to individual trades. The system automatically aggregates statistics for day plans based on all trades opened during that day, providing both macro and micro-level analysis.

Create a Day Plan with fields like:

  • Sleep Score (Numeric: 1-10)
  • Stress Level (Category: Low / Medium / High)
  • Mood (Category: Focused / Neutral / Distracted)
  • Major Life Event Today? (Checkbox)

This revolutionary feature in the online trading journal allows you to document your trading plan before executing a trade, capturing your mental and emotional state in real-time, which can later be linked to the actual trade for comprehensive analysis.

The Fix:

After a few weeks of data, use the Pivot Grid to correlate your contextual inputs with trading outcomes. Group trades by "Sleep Score" and analyze average P&L, win rate, and correlations between your well-being and trading metrics. 

All trade plans linked in TradesViz's plans tab

The Insight:

An average sleep score difference of just 2 has a significant impact on trading results. This is actionable intelligence. You now have a data-backed rule: "Do not trade if sleep <= 6 hours OR not well rested."

Sleep score correlation with trading performance showing win rate by hours slept

You can summarize the checkboxes using the pivot mode in addition to the above features. As you can see, the possibilities of extremely useful trading performance analysis are endless using custom plans + pivot grid feature of TradesViz. 

While simple mood tracking has its place, quantitative analysis reveals patterns that subjective ratings often miss. Oh, also, let's not forget that none of what you tag/do on other journals is analyzable...  So what's really the point of a "psychology" feature when you can't check trends?...


Use Case 4: Conversational Analysis with AI Trade Chat

The Problem: "I want to analyze my psychology, but I don't know how to build complex filters."

You have questions about your behavior patterns, but constructing database queries or pivot tables feels overwhelming.

The Solution:

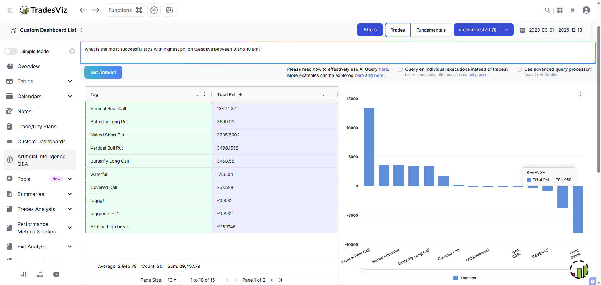
Use the AI Q&A feature to ask questions about your trading data in plain English.

You can ask objective questions about your trading data in the TradesViz trade tracker, such as 'What's my winning percentage on Tuesdays between 9-10am?' or 'Which symbols have the highest commission costs?' The system handles complex filtering, grouping, and time-based analysis automatically in your online trading journal.

Example Queries:

  • "What is my average loss when I tag a trade as 'Impulsive'?"
  • "Show my win rate on days I tagged 'Low Energy'"
  • "Compare my R-value for trades tagged 'FOMO' vs trades tagged 'Patient Entry'"

The Fix:

Ask questions in natural language like "what is the most successful tags with highest pnl on tuesdays between 9 and 10 am?". For every query, you will get an advanced table + chart (linked) to visualize data in tabular + chart format. All AI query results can be added to your custom dashboards for easy access.

Better yet, there is no longer any restriction on what you can visualize or have as a widget on your custom dashboard. If it can be charted or put in a tabular format, it will be available as a widget.

Turn your most insightful AI queries into permanent custom dashboard widgets for ongoing monitoring.

The Insight:

The AI might tell you something like this:

TradesViz AI Q&A answer for best tags to trade on a tuesday on market open

 

"REVENGEN" and simple long stocks are causing losses enough to offset ~70% of your wins... This is something that needs to be looked at and this is how helpful a real actionable, helpful insight can be - purely from AI using your data on TradesViz.

Now, if you need an even simpler alternative, there's also AI trade chat to help you. No queries, no rules, no restrictions - just simple and plain English questions. Here's an example of how you can do a quick recent trades summary:

TradesViz AI trade chat summarizing recent futures trades

 


Use Case 5: The "Greed & Fear" Check (MFE/MAE Analysis)

The Problem: "I hold winners too long and let them reverse. Or I cut winners too early out of fear."

The classic trading psychology trap: greed keeps you in too long, fear shakes you out too early. But which one is your actual problem?

The Solution:

Use TradesViz's MFE (Maximum Favorable Excursion) and MAE (Maximum Adverse Excursion) analysis. Analyzing MAE and MFE statistics can help you optimize your exit strategies/stop or target placement. In simple terms, if the distance between your MFE and trade price is too high, then that means you are not capturing the full profitable move you could have had.

We have expanded the availability of MFE/MAE to all base asset types now, with TradesViz being the first trading journal to use 5-secs data for futures and S&P500 stocks MFE/MAE calculation.

The Fix:

Navigate to the MFE/MAE charts section and analyze using pivot or AI tools explained above:

  • Average MFE vs. Actual Exit Price: If your average exit is significantly lower than your average MFE, you're leaving money on the table (Fear).
  • Average MAE vs. Stop Loss: If your MAE frequently exceeds your planned stop, you're not cutting losers fast enough (Hope/Denial).

MFE and MFE vs PnL analysis on TradesViz

The above chart is a simpler MFE and MAE (can be tick or trade or price) vs PnL. Analyze which side of the quadrant you are on. That alone tells you a lot about your risk management skills.

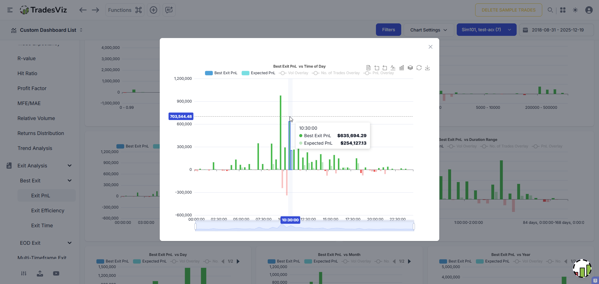
The Best Exit feature in TradesViz simulates different exit scenarios by analyzing what would happen if you moved your last execution to different time points. This trading journal feature shows potential outcomes if you exited at end of day, or specific intervals like 5 minutes, 2 hours, or 3 days from entry. It helps optimize trade exits by revealing when to exit early versus letting trades run longer.

The Insight:

By analyzing MFE/MAE statistics in your TradesViz trading log, you can optimize exit strategies and stop/target placement. High MFE distances indicate you're not capturing full profitable moves, while high MAE distances suggest excessive risk exposure. This analysis helps you find the optimal balance between letting winners run and cutting losses short.

Quantify the "money left on the table" by calculating: MFE - Actual Exit Price = Unrealized Potential

Best exit analysis on TradesViz showing missed opportunities when trading during different times of the day

If your average unrealized potential is $150 per trade across 100 trades, that's $15,000 in foregone profits. The above graph shows the money left on the table of ~ $300k.... 

THIS number will change your exit behavior faster than any motivational quote.

Building Your Personalized Psychology Dashboard

Once you've implemented these workflows, bring them all together with custom dashboards.

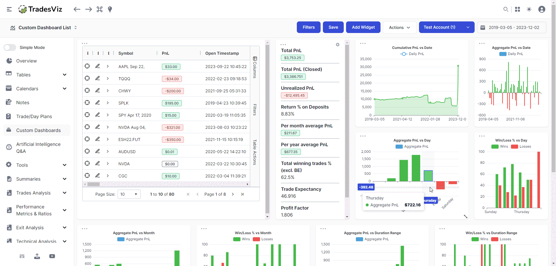
TradesViz trading journal is the first to have a 100% custom dashboard that has over 600 widgets, and it is still unbeaten in this aspect despite much new "competition". You can set the custom dashboard as your home page and completely ignore every other tab.

Create a "Psychology Performance" dashboard with widgets showing:

  • P&L by Emotional Tag (Pivot chart)
  • Plan Compliance Rate (Single stat)
  • Win Rate: Plan Followed vs. Broken (Comparison chart)
  • Average R-Value by Sleep Score (AI-generated widget)
  • MFE Capture Rate (Performance metric)

Create 100% personalized dashboards with 600+ widgets, AI-generated components, and unlimited customization options.

Samples of variety of custom dashboards that can be created using TradesViz

Every time you log in, you'll see exactly how your psychology is impacting your P&L - not in abstract terms, but in cold, hard numbers.


Conclusion: Psychology is Data

The traders who consistently profit aren't the ones with the best stock picks or the fastest reflexes. They're the ones who have systematized discipline by turning their psychological weaknesses into measurable variables that can be tracked, analyzed, and improved.

Stop relying on willpower alone. Stop using generic tilt-meters that tell you nothing actionable. Start treating your mind like a trading system - one that can be backtested, optimized, and refined through data.

When journaling, numbers and quantitative analysis are just half of the solution. The remaining insights come from your notes, tags (analytics based on this), and trade/day plans.

Psychology isn't soft. It's data you haven't collected yet.

TradesViz is the most useful trading journal on the market for finding and quantifying your edge.


Ready to Engineer Your Trading Discipline?

Stop guessing about your mindset. Start measuring it.

Sign up for TradesViz to turn your psychology into a quantifiable, improvable edge.

Found this useful?

Share this with a trader friend, or start your own free trading journal.