TradesViz

TradesViz

The options flow screener for November 13, 2025, shows a sharp rise in the put/call premium ratio across multiple names, reflecting strong hedging activity and defensive positioning over the past two days.  $POET topped the list with a 27,045.35 percent increase in its ratio, signaling a major surge in put buying.  $AGX followed with a 5,513.84 percent gain, as shown in the chart, highlighting consistent put accumulation while price continued to edge higher.  $U posted a 5,609.8 percent increase, while  $CCL and  $WBD rose 4,086.06 and 2,935.5 percent respectively, indicating strong protective flows in cyclical and media names.  Other notable moves came from  $TER with a 639.87 percent increase,  $LUV up 612.02 percent, and  $QURE rising 145.05 percent, suggesting selective risk management across tech, transport, and biotech sectors.  $KKR and  $KROS also saw moderate upticks, adding diversification to the pattern of rising put demand.  Overall, the November 13 screener reflects cautious sentiment, with traders increasing downside hedges despite price stability in several key stocks — particularly visible in $AGX’s persistent uptick in premium activity.

User-posted image
View original post
TradesViz

TradesViz

The stock screener for November 13, 2025, shows strong bullish momentum across various sectors, with multiple stocks posting large single-day gains and others touching their upper Bollinger Bands, signaling continuation of upward trends.  In the category of “More than 10% increase in price in the last 1 day,”  $ENGNW led with an 83.8 percent surge on massive 127.2K volume, marking a 16,293 percent volume spike.  $RDGT followed with a 73.8 percent jump and  $ENGN climbed 52.5 percent with volume up 157,620 percent, reflecting heavy buying momentum.  $SRDX rose 49.7 percent,  $PUBM gained 43.4 percent, and  $QNRX advanced 41.4 percent with remarkable volume strength. Other movers included  $REAL,  $AONCW, and  $DXST, all showing 35–40 percent daily gains, supported by significant volume increases.  In the “Stocks touching upper Bollinger Band” segment,  $CSIQ showed the strongest move with a 98.7 percent price gain, followed by  $SNDK up 45.9 percent.  $GMED,  $LYFX, and  $TSEM rose 31–36 percent, maintaining steady buying pressure.  $MDGL and  $RGTZ each posted double-digit percentage gains while  $EXPE,  $LLY, and  $AGX rounded out the list with moderate gains but sustained strength near technical resistance levels.  Overall, the November 13 screener reflects an aggressive risk-on tone, with traders piling into high-momentum names and maintaining exposure in stocks nearing the top of their technical ranges.

User-posted image
View original post
TradesViz

TradesViz

The options flow for November 13, 2025, shows strong bullish activity centered around tech and growth names, with a majority of trades being large call sweeps and splits led by  $HOOD,  $EXE, and  $GOOG.  $HOOD topped the flow with a $27M call buy sweep at the $165 strike expiring December 18, 2026, followed by another $25M call buy sweep at the $180 strike for January 15, 2027, indicating strong long-term optimism.  $EWZ recorded a $15M put buy sweep for December 19, 2025, highlighting selective downside hedging in emerging markets.  $ORCL and  $BLK both posted $13M call buy sweeps at strikes of $120 and $130, suggesting continued institutional confidence in large-cap financial and software names.  $GOOG appeared multiple times, including a $9.1M call buy sweep and a $7.6M call sell sweep around the $230 strike, showing mixed sentiment and two-way interest.  $EXE was heavily traded with several $110 and $105 call buy sweeps totaling more than $50M in premium, signaling aggressive accumulation ahead of its November 21 expiry.  $TSLA also appeared with a $6.2M call buy split for January 2028, while  $PLTR recorded $6.5M and $6.3M split trades around $35, continuing its active flow trend.  Overall, the November 13 flow highlights strong bullish positioning through long-dated call buying, especially in  $HOOD,  $EXE, and  $ORCL, reflecting confidence in sustained momentum across growth and tech sectors.

User-posted image
View original post
TradesViz

TradesViz

The earnings lineup for November 13, 2025, features several major companies across technology, finance, energy, and entertainment sectors, setting up a busy trading day.  Pre-market reports include  $DIS with a $206B market cap and a $1.03 EPS estimate,  $BN at $103B with a $0.68 EPS,  $JD at $45B with a $0.34 EPS,  $AEG at $15B with a $1.11 EPS, and  $BILI at $11B with a $0.12 EPS estimate. These names will provide important insights into global consumer trends, financial performance, and e-commerce strength.  After hours,  $AMAT with a $182B market cap and a $2.11 EPS estimate will headline technology earnings, followed by  $ASTS at $24B with an expected $6.05 EPS,  $EC at $20B with a $0.34 EPS,  $STN at $12B with a $1.11 EPS, and  $FIGR at $7B with a $0.16 EPS estimate.  Key economic events throughout the day include remarks from FOMC Members Kashkari (09:30), Musalem (11:15), and Hammack (11:20), alongside crude oil inventories at 11:00, the 30-year bond auction at 12:01, and the Federal Budget Balance (tentative).  Overall, November 13 brings together critical updates from leading sectors and several economic events likely to influence market sentiment heading into mid-November.

User-posted image
View original post
TradesViz

TradesViz

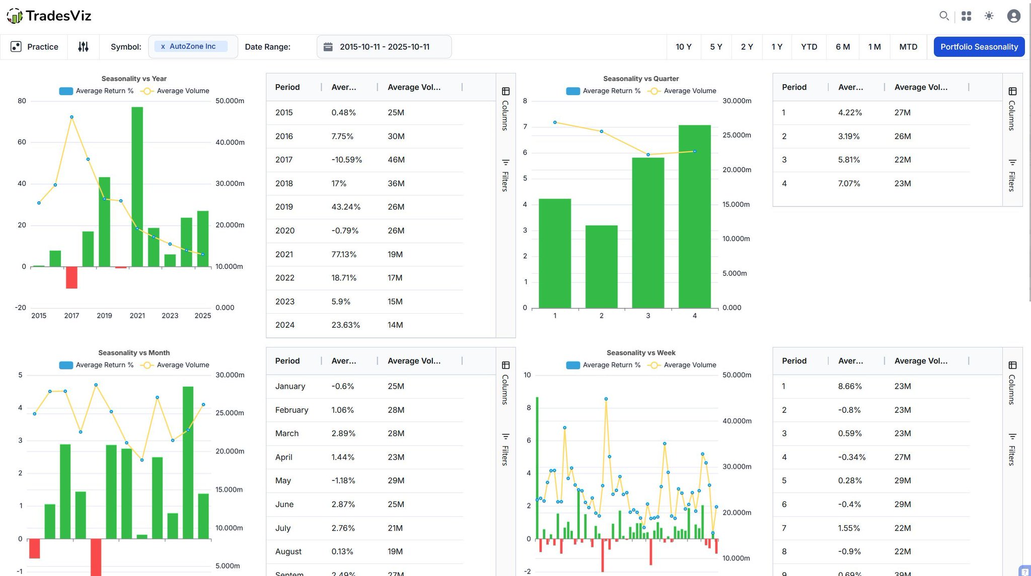
Instead of spending 100s of hrs trying to get a magic AI bot trade for you, why not spend a few minutes giving it the data you've generated for anlaysis?.. Advantages: 1. Find things that were not obvious 2. Fast feedback 3. Run across 100s of trades TradesViz has ALL of this.

User-posted image
View original post
TradesViz

TradesViz

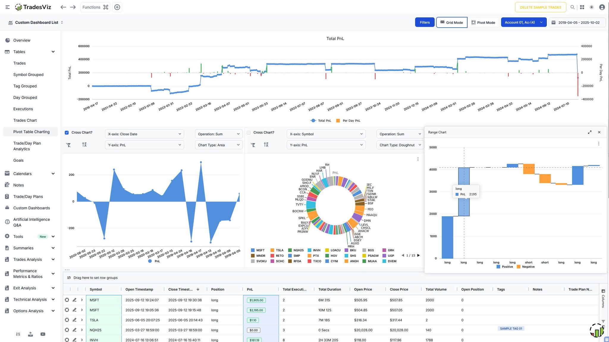
Break down every trading session - one day at a time. 📅 The Day‑Grouped Trades Table in TradesViz organizes all executions, wins, and losses by trading date, giving a precise snapshot of daily performance. Compare PnL, win %, volume, and tags for each session, then dive deeper into individual trades and cumulative results to understand what drives strong or weak days. Structured. Transparent. Actionable.

User-posted image
View original post
TradesViz

TradesViz

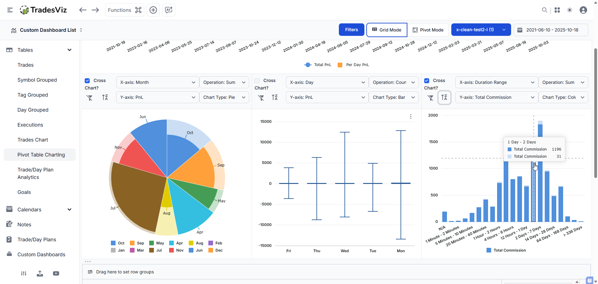
Visualize performance by proportion, not just numbers. 🧩 The Treemap view of Symbols in Trade Analysis transforms your PnL data into intuitive chart - each block sized by Volume/Pnl/Number of Trades/Duration. Instantly identify which symbols dominate your portfolio, which lag, and how exposure shifts across sectors and time. Clarity through structure. Insight through color.

User-posted image
View original post
TradesViz

TradesViz

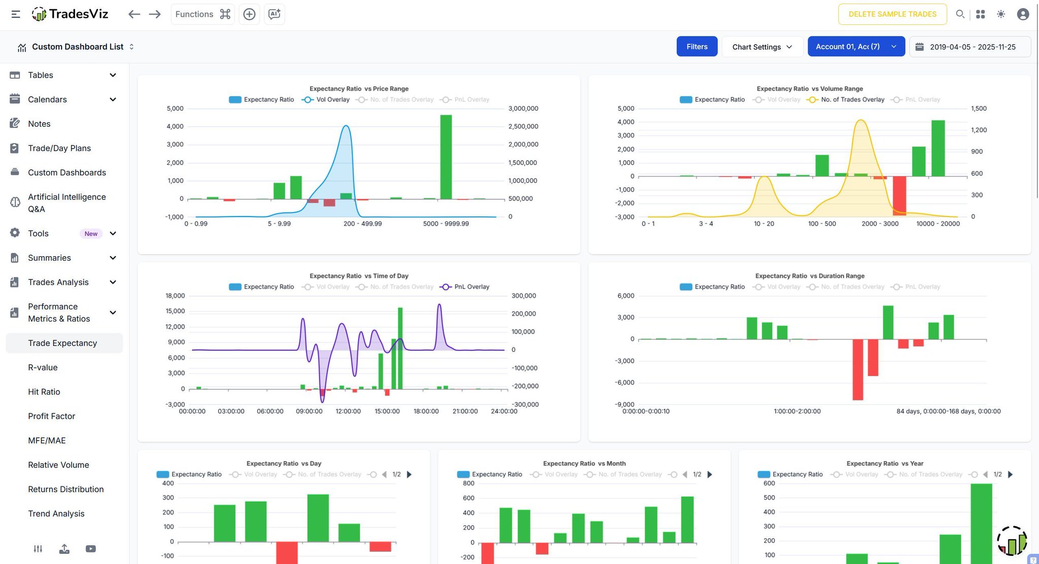
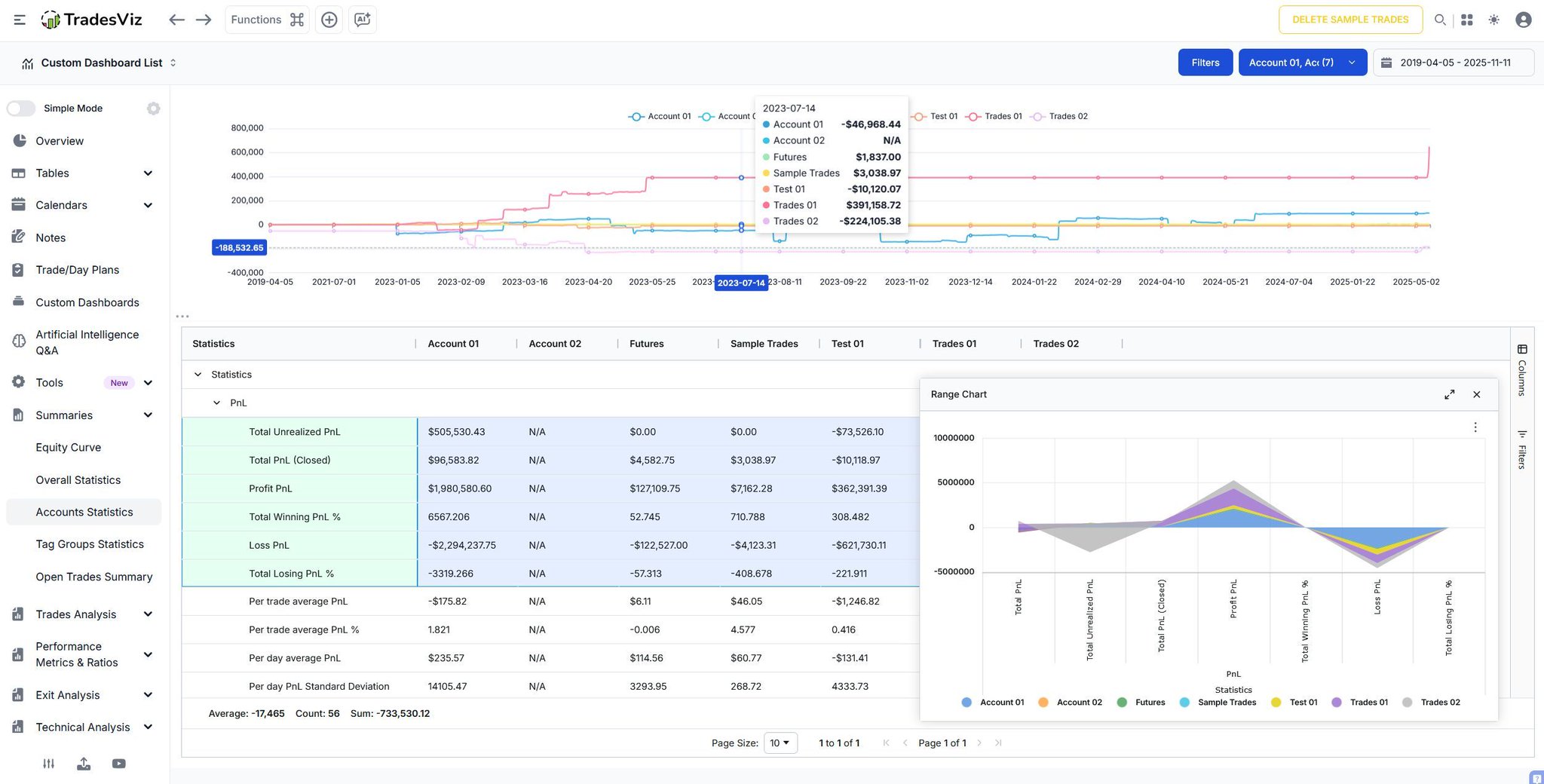
Compare results, not guesses. 📊 The new Account Statistics 2.0 in TradesViz brings multi‑account clarity to your trading data - view PnL, win rate, exposure, and profit‑loss distributions for every linked account in a single snapshot. Quickly spot which account drives consistency, which carries risk, and how performance aligns across time frames and symbols. Real numbers. Real transparency. Unlock the full Accounts Statistics view on TradesViz 👇

User-posted image
View original post
TradesViz

TradesViz

Do you plan your days? What's the most important part? screeners/tickers to trade? Or the rules/plans? Tip: Minimize the number of decisions you have to make *during* trading. This is one of the primary benefits of preparation :) TradesViz's day explore tab helps you 👇

User-posted image
View original post
TradesViz

TradesViz

The options flow for November 12, 2025, shows strong multi-sector activity dominated by high-value trades in  $NVDA, reflecting continued institutional focus on large-cap technology.  $NVDA led with multiple trades between the $0.50 and $140 strike range across expiries in December 2026 and November 2025. Both call buys and call sells appeared, with premiums ranging from $4.6M to $14M, signaling two-way positioning as traders balance long-term bullish exposure against short-term profit-taking.  Other large flows included  $CMG with two put sell sweeps worth $11M and $8.5M, suggesting selective downside hedging in consumer names.  $CRWV recorded a $7.1M put sell sweep for November 2025, showing activity in smaller-cap growth stocks, while  $PDD saw a $6.6M call buy sweep at a $138 strike, reflecting bullish interest in Chinese equities.  $TSLA had notable split trades, including a $6.4M call sell at the $400 strike expiring in January 2026, showing premium harvesting while maintaining exposure to longer-term moves.  $AMGN closed the list with a $4.3M call buy split at $295 expiring February 2026, marking selective participation in healthcare.  Overall, the November 12 flow reveals a balanced tone, with heavy positioning in  $NVDA and mixed flows across consumer, industrial, and healthcare names as traders fine-tune exposure heading into mid-month.

User-posted image
View original post