TradesViz

TradesViz

Did you know your trading month has its own pattern - hidden right on the calendar? 🗓️  Each block here isn’t just a date - it’s a snapshot of how you traded that day.  Green shows your profit streaks, red your drawdowns, and the flow from week to week reveals your trading rhythm across the month.  Suddenly, you can *see* when you trade best - early weeks, mid‑month recoveries, or strong Fridays before the weekend.  Pair that with notes and volume insights, and your calendar becomes more than a log… it’s a visual performance diary.  So, what does your month say about your trading habits? 📅💭

User-posted image
View original post
TradesViz

TradesViz

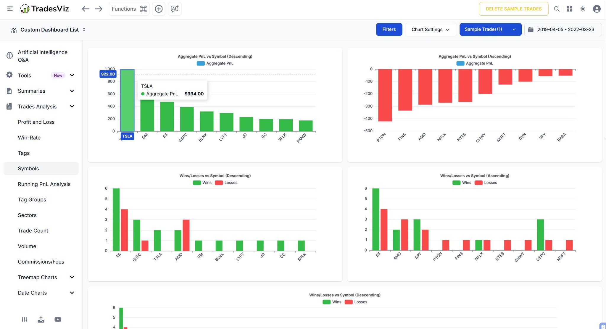
Maybe  $TSLA is your consistent winner 🚀 while  $AMD or  $PINS keep dragging your PnL down.  Are you better with large‑caps? Index futures? Maybe specific sectors?  Seeing your trading results *symbol by symbol* helps you double down on what’s working - and re‑evaluate where your strategy might need adjusting.  So, do you actually know which tickers tell your best trading story? 👀

User-posted image
View original post
TradesViz

TradesViz

Group your trades by strategy, setup, or market condition - and instantly see how each one performs? 🧩 That’s what the Tag‑Grouped Trades view in TradesViz is all about. Instead of looking at trades in isolation, you can tag them - say “Breakout,” “Earnings Play,” or “Trend Reversal” - and see which tags consistently deliver profit… and which ones need a second look. Here’s the cool part 👉 you’ll get PnL, win rate, volume, trade count, execution stats, and notes grouped neatly under each tag. So, over time, your journal doesn’t just store trades - it teaches you which patterns, setups, or strategies truly work. It’s like having a performance report for every trading idea you’ve ever tested.

User-posted image
View original post
TradesViz

TradesViz

Options flow - total quantity, premium traded, no. of exchanges (across which the trade was executed). What is the trend? Correlation? Here's the data for this week. Don't follow the flow, learn from it. TradesViz's latest grid + options flow makes this possible

User-posted image
View original post
TradesViz

TradesViz

The options flow for December 5, 2025 shows significant institutional activity led by heavy sweeps in  $BAC,  $GOOGL, and  $EXPE, indicating strong positioning in financials and tech as the week closes.  $BAC dominated flow with multiple large call sell sweeps, including $57M and $43M trades at the $25 strike expiring January 16, 2026, and a $9.1M trade at $45 expiring December 19, 2025. These suggest a mix of profit-taking and hedging after recent strength in the banking sector.  $EXPE recorded a $38M call buy sweep at the $185 strike for January 16, 2026, balanced by a $31M call sell sweep at the $200 strike for January 23, 2026 — signaling both bullish accumulation and short-term call writing.  $GOOGL saw repeated activity with call buy sweeps of $10M at the $205 strike (May 2026) and $210 strike (June 2026), pointing to steady long-term interest in large-cap tech exposure.  Other notable trades included an $8.4M put buy sweep in  $META at $665 (January 2026), a $13M put buy in  $CI at $360 (January 2026), and multiple  $NVDA and  $GOOGL split trades worth $5.7M–$5.8M each, showing moderate short-term adjustments.

User-posted image
View original post
TradesViz

TradesViz

The options flow screener for December 5, 2025 shows a strong buildup of volume in put options sold, indicating consistent institutional activity and potential short-term bullish sentiment across several major names.  $MU recorded a 258.91 percent increase in put volume sold, reaching 17K contracts—showing an ongoing rise in interest for the third consecutive day.  $META followed with a 690.11 percent surge to 15K, and  $PATH saw a massive 2,054.19 percent increase to 8.7K, highlighting strong activity in tech and software names.  $SNOW and  $CRM also showed heavy put volume growth of 708.8 percent and 591.25 percent respectively.  Among sector ETFs and industrial names,  $URA led with a dramatic 3,086.73 percent rise to 3.6K, signaling aggressive flow in the uranium segment.  $SMR gained 763.64 percent to 1.2K, and semiconductor ETF  $SOXS climbed 400 percent to 1K.  $RBRK and  $RDNT both rose around 270–210 percent, showing renewed activity in the industrial and healthcare sectors.  The chart for  $MU displays a clear upward move with strong buying momentum through the session, reflecting the continuation of bullish sentiment tied to rising put selling.  Overall, the December 5 screener highlights sustained institutional confidence with increased put selling across tech, energy, and semiconductor names, signaling expectations for near-term stability or upside movement.

User-posted image
View original post
TradesViz

TradesViz

The stock screener for December 5, 2025 highlights strong momentum in several small and mid cap stocks, with major breakout moves and significant volume spikes across multiple sectors.  In the list of stocks with more than a 30 percent increase in price in the last day,  $CAPR led with a massive 371.1 percent surge to 29.96 on 56.95M volume, marking a 1,976.5 percent jump in activity.  $JOBY-WS followed with an explosive 218.9 percent gain on 14.95M volume, skyrocketing 40,144 percent in trading volume.  $MDCXW rose 145.1 percent,  $KITT gained 115.8 percent on 160.74M shares traded, and  $IRBT advanced 73.8 percent with strong 228.6M volume.  $MCRP increased by 51.3 percent,  $QCLS added 47.6 percent with volume up 616,070 percent,  $DC-WT and  $KXIN rose around 34–36 percent, while  $KZIA gained 31.7 percent on steady trade.  In the bullish golden (50–200 SMA) crossover group,  $KNX led with an 11.6 percent gain, followed by  $MOLN up 11.3 percent and  $CRESW up 10 percent, all showing technical strength.  $STLA gained 8.7 percent,  $GEF rose 3.1 percent, and  $CCK moved 2.4 percent higher on balanced trading activity.  $BFST,  $APLY, and  $EKSO recorded smaller moves, while  $ISRG was slightly down by 1.6 percent despite maintaining high relative trading volume.  Overall, the December 5 screener reflects strong breakout activity driven by small cap momentum leaders like  $CAPR,  $JOBY-WS, and  $KITT, supported by technical confirmation in larger trend-based names signaling continued bullish sentiment.

User-posted image
View original post
TradesViz

TradesViz

This chart on TradesViz tells you exactly what size of stocks you are good at trading - big/small/micro etc., This is just one chart. Nothing is useless - each chart has a unique purpose. How you use the data is up to you. 1000s of traders have got in on TradesViz's BF deal. We're going to have massive feature launches and improvements in '26. Are you on TradesViz yet?... 🤨

User-posted image
View original post
TradesViz

TradesViz

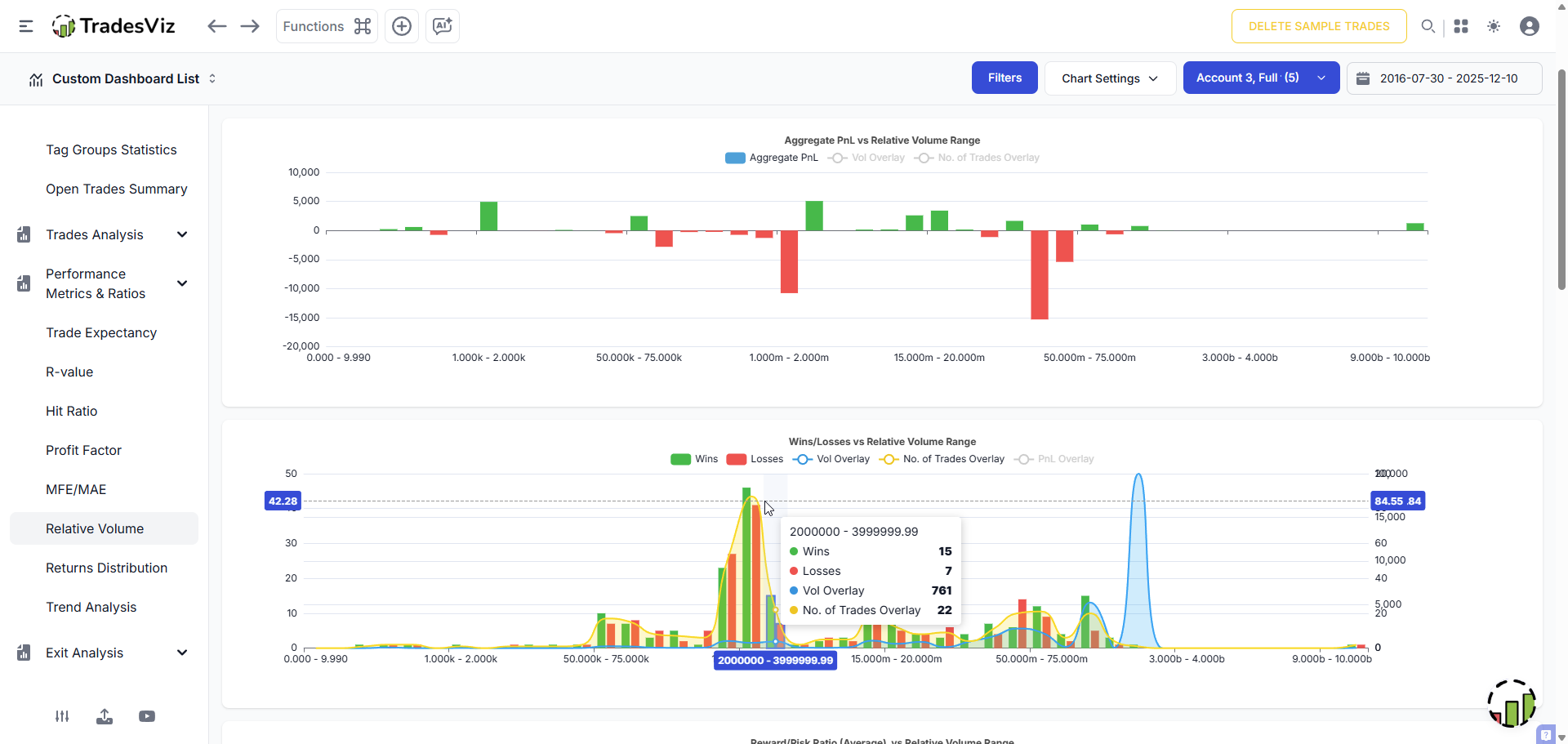
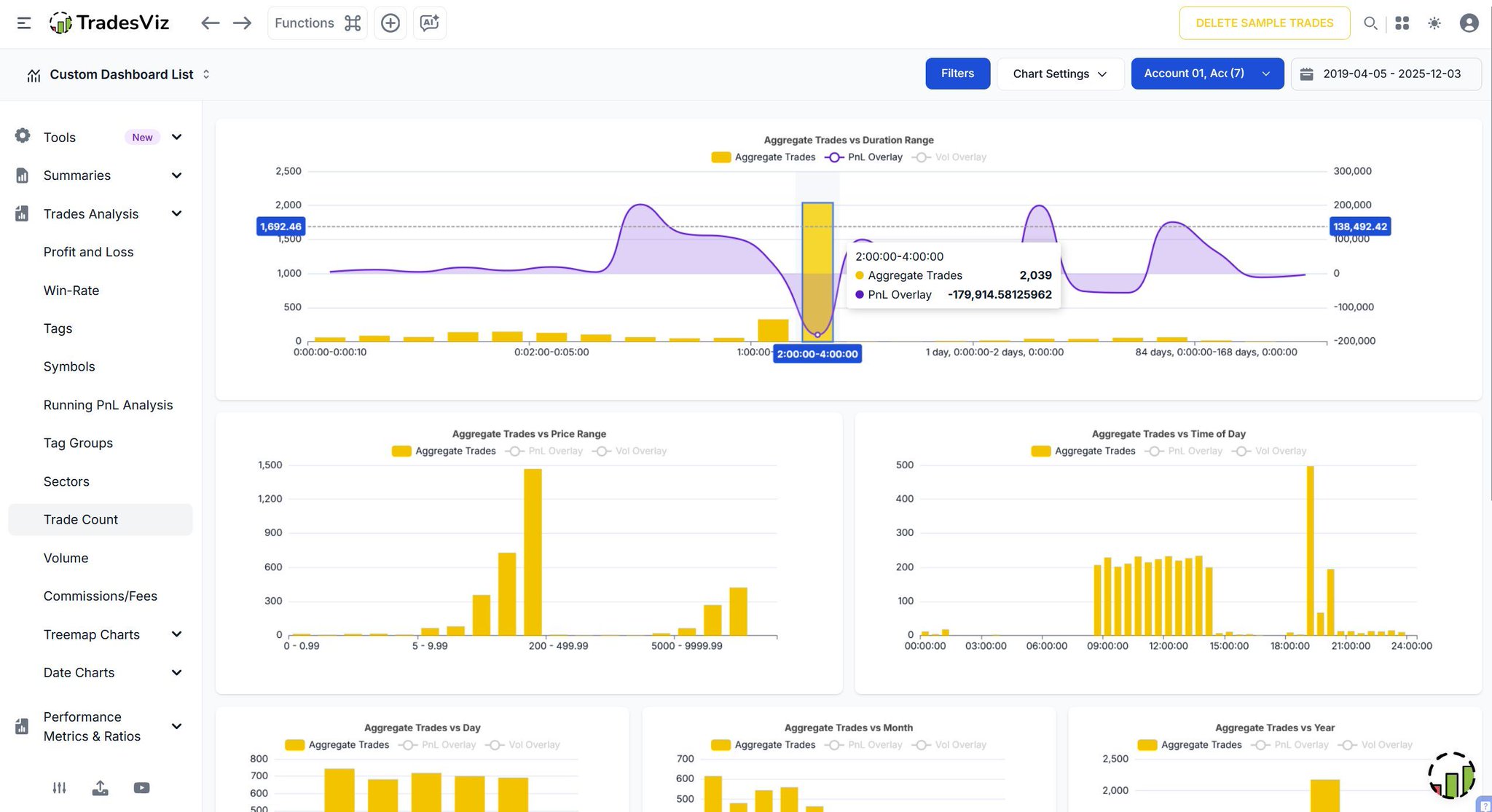
Did you know your trades actually have a rhythm? ⏱️ Take a closer look at this - it’s not just numbers and charts. This view shows when you trade the most, how long your trades usually last, and where your profits or losses tend to cluster. By tracking metrics like trade count vs. duration, price, and time of day, you start seeing patterns that spreadsheets can’t reveal. Maybe you’re more consistent in the morning, or maybe shorter trades outperform longer ones for you. Understanding this is like uncovering your trading fingerprint - unique, data‑driven, and full of insights waiting to be acted on. So… do you know what your trade rhythm looks like? 🎯

User-posted image
View original post
TradesViz

TradesViz

Your weekly trades - now crystal clear. 📆📊 The Week View in TradesViz gives you a complete performance snapshot for every week - PnL trends, volume, execution count, and percentage change all in one view. Spot your high‑performing weeks, identify slow periods, and understand how consistency evolves over time. Filter, compare, and drill down to see what drives your strongest results. No more surface‑level tracking - get real insights into your trading rhythm with the Week View Dashboard on TradesViz. 👇

User-posted image
View original post