TradesViz

TradesViz

Earnings for March 31 bring a cross‑sector mix headed by major consumer and data names alongside early‑morning macro reads.  $NKE leads after hours with a $76B market cap and $0.29 EPS estimate, offering a direct read on global discretionary demand. $PVH ($3B, $3.30 EPS) and $RH ($2B, $2.21 EPS) join as complementary consumer and retail signals later in the evening, while $NCNO ($1B, $0.06 EPS) adds a software note to the lineup.  Pre‑market centers on $MKC ($14B, $0.61 EPS) and  $MKC.V ($14B, $3.04 EPS), joined by $FDS ($7B, $4.37 EPS) and $SNX ($12B, $3.04 EPS), providing a broad spectrum from staples and data analytics to tech distribution. $CHA ($1B, $0.19 EPS) and $TE ($1B, $0.03 EPS) add smaller‑cap detail to the morning session.  JOLTS Job Openings and CB Consumer Confidence hit at 09:00, adding macro context. Together, the day’s line‑up delivers both a fundamental and sentiment gauge into quarter‑end positioning.

User-posted image
View original post
TradesViz

TradesViz

Enforcing Discipline with Checklists: Trade plans 🔴 The Problem: "I know my rules, but I break them in the heat of the moment." Your trading plan is solid on paper. The problem is execution. When adrenaline spikes, rules get abandoned. 💡The Solution: Use the Trade Plan feature to create mandatory execution checklists. To sum up, you are able to create a custom "plan" that contains a combination of checkboxes, categories, text, or numeric input and attach it to any trade or trading day. This is why TradesViz is preferred by new and professional traders alike when it comes to serious journaling. These features are backed by 10000s of traders' feedback and internal research.

User-posted image
View original post
TradesViz

TradesViz

Messy tab-switching is destroying your execution speed. 📉 Use code TVRTS at checkout for a 20% launch discount. 💸👇 TradesViz just eliminated the friction. We are officially the first and only trading journal in the world to include a full-featured, real-time stock screener directly in the platform. Build your exact edge using 14 distinct strategies, combined logic filters, and live charting-all seamlessly integrated into your journaling pipeline. Stop paying for fragmented software and delayed top-mover widgets. 🛑 Plan, screen, execute, and journal in one unified ecosystem. 🧩

User-posted image
View original post
TradesViz

TradesViz

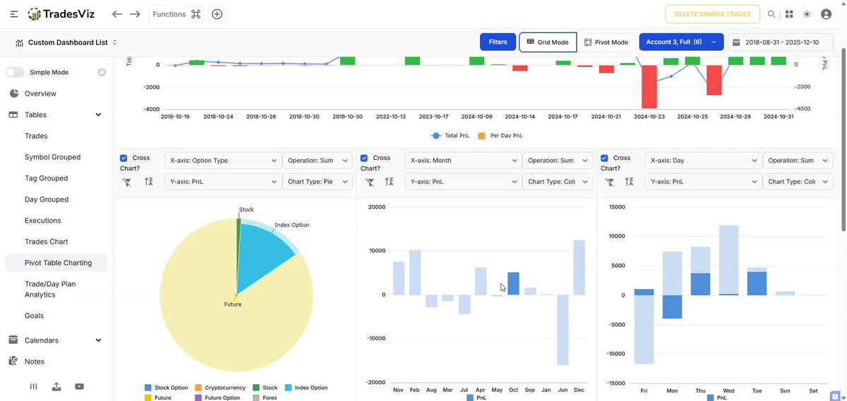
All charts in pnl section - the most basic charts now have quick AI insights. Use them. If you are new to trading, start with these. TradesViz is your personal trading journal 100% tailor-fit to your style :) AI + Chart data = Actionable insightsTradesViz | Trading Performance Analysis (@tradesviz)Drowning in data but starving for actual insights? 📉 Staring at raw charts won't tell you why you are leaking capital. The Trade Analysis dashboard breaks down your exact PnL across specific price ranges, volume clusters, and times of day. But here is the ultimate cheat code: the built-in AI Summary. 🤖 It automatically reads the matrix for you, pinpointing your exact "Sweet Spots" and flagging mathematical "Danger Zones" before they drain your account. Why manually hunt for hidden volume divergences when the machine spots them instantly? 👀—

User-posted image
View original post
TradesViz

TradesViz

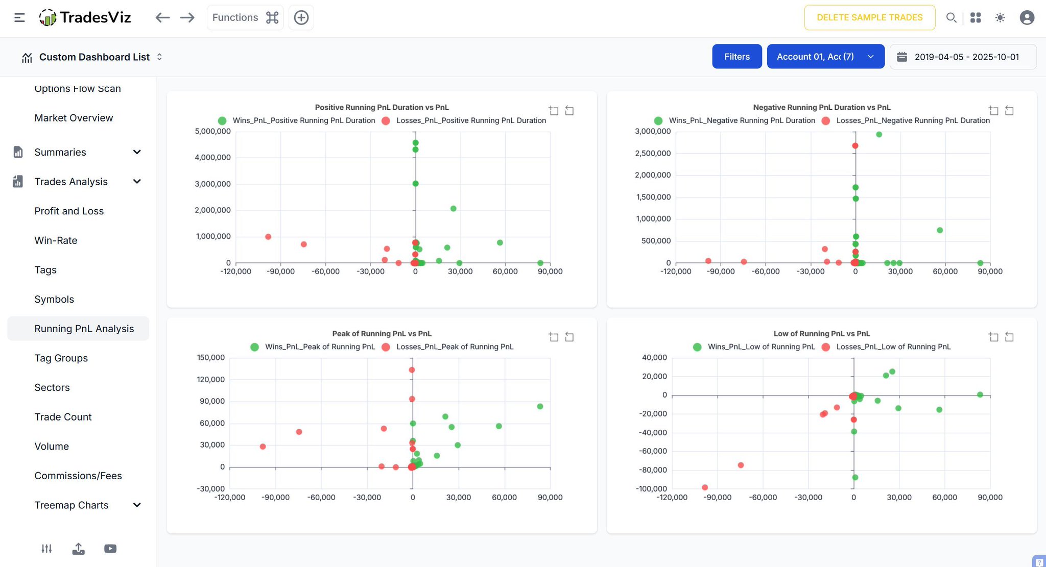
Daily PnL is pure noise. 📉 One lucky trade easily hides a failing system. The Trend Analysis dashboard exposes your true momentum. Apply moving averages directly to your performance metrics. Plot a 10-trade rolling average to smooth out the variance. Instantly reveal the actual underlying trajectory of your profitability. Stop obsessing over individual outcomes. Track the macro trend of your edge. 🌊👇

User-posted image
View original post
TradesViz

TradesViz

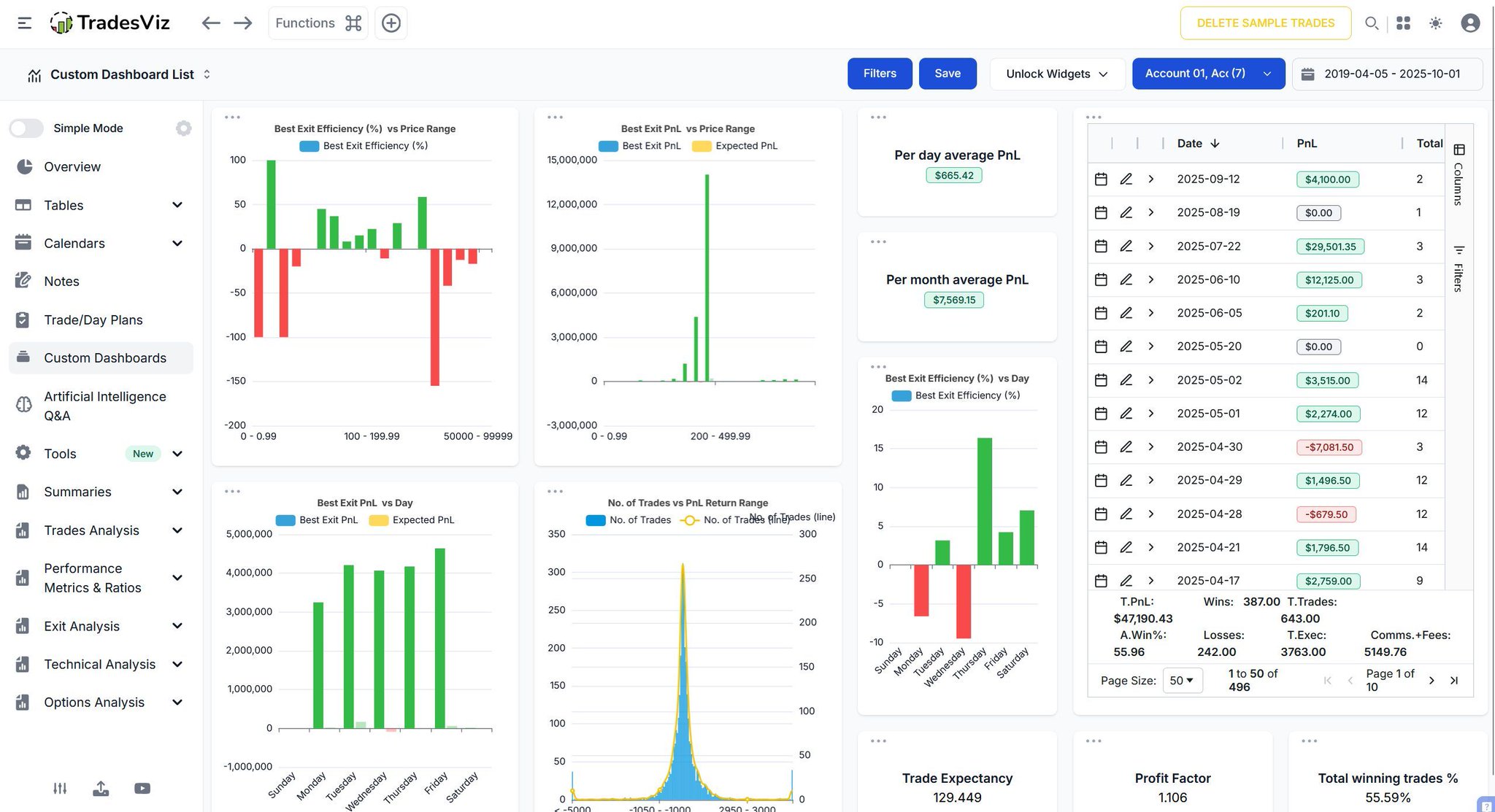
One green day won't pay the mortgage. 🏠 Stop obsessing over single trades. Ignore vanity metrics. The Overall Statistics dashboard delivers the brutal macro math of your entire operation. Track Total PnL and Total Account Value instantly. Cross-reference your exact Average Winning versus Average Losing PnL across multiple timeframes. Are your daily averages actually scaling? Or are you just treading water? 📉 Stop managing trades. Start managing a business. 📊👇

User-posted image
View original post
TradesViz

TradesViz

Update to the trend analysis chart on TradesViz: You can now view multiple trends at the same time! 🤓 The number of correlations and patterns in your trading has never been clearer or easier to view :) The best trading journal for serious traders keeps getting better ✨

User-posted image
View original post
TradesViz

TradesViz

Pre-market prep does not need to be scattered. 1. Watchlist creation 2. Day plan 3. Econ events/earnings 4. Screener (real-time) All of the above can be done within ONE platform: TradesViz. Here's an example of the current screener 👇

User-posted image
View original post
TradesViz

TradesViz

Momentum dominated the March 30 tape as small‑cap and mid‑cap names extended sustained uptrends, with volume confirming conviction across both early and continuation setups.  $QBTZ remained the standout, advancing 372 percent over 14 sessions on 131 million shares. $OKLS and $IRE followed with 297 and 255 percent rallies as persistent buying held despite lighter turnover. $RGTX and $STSM rounded out the leadership group with consistent double‑digit closes and controlled pullbacks — signs of measured accumulation rather than euphoria.  In the short‑term continuation basket, $MKDW (+264 percent) and $SLND (+116 percent) led with eye‑catching multi‑session liquidity surges, their five‑day volume changes (+35,000 percent and +2,700 percent) marking fresh speculative inflows. $SATL and $PAYS extended five‑day green streaks with solid follow‑through, highlighting broad participation.  The March 30 screener underscores a persistent risk‑on tone in smaller names where price and volume alignment continues to confirm conviction behind the moves.

User-posted image
View original post