TradesViz

TradesViz

The Feb 9 technical screen reflected sustained momentum and expanding participation across both small‑cap and mid‑cap names.  In the five‑day gainers group,  $PBM led with a 388% increase and nearly 100 K shares traded, underscoring speculative strength despite lower volume change.  $LIMN and  $VRSSF followed with 234% and 144% gains as turnover spiked 63,000% and 11,000%, pointing to aggressive inflows. $AZN and  $LITX each advanced more than 80%, the latter supported by 718 K shares, highlighting steady institutional interest. $LBTYB and  $KELYB added 63% and 59% respectively, both backed by multi‑million‑percent volume explosions — clear signs of sudden liquidity expansion.  In the “continuous higher highs + green for three days" group,  $FATBB drove leadership with a 96% gain, followed by  $ASPS up 35%, and $FLXS at 33%. $POWL and  $NVST printed 29% and 28%, maintaining consistent multi‑session uptrends.  $RRX,  $CING, and  $LVWR added steady follow‑through with healthy volume growth.  The broad mix of names from speculative to industrials shows expanding market breadth. When such diverse price and volume acceleration persist for several sessions, it typically signals sustained momentum supported by active accumulation rather than short‑term volatility.

User-posted image
View original post
TradesViz

TradesViz

The Feb 9 flow screen highlighted a strong defensive rotation, with sharp increases in put‑side premiums across multiple sectors.  $RIO posted the largest move, up 27,155%, indicating heavy downside hedging in materials.  $DVA and  $NVS followed closely at 4,750% and 4,756%, both showing consistent three‑day build‑ups in protective flow within healthcare.  $MCHP and  $UUUU printed 4,771% and 2,048%, confirming similar caution in semiconductors and uranium‑linked names.  Consumer discretionary exposure also tightened, with  $XLY up 504% as investors layered protection into sector ETFs.  $AGQ,  $PAAS, and  $AVAV each showed four‑digit increases, rounding out broad defensive behavior in metals and industrials.  The  $DVA trend chart showed spot strength through the session even as put intensity climbed, a textbook sign of institutional hedging rather than directional selling.  When protective premiums rise steadily over several days across unrelated sectors, it underscores portfolio‑level risk adjustments ahead of potential volatility rather than a single‑sector unwind.

User-posted image
View original post
TradesViz

TradesViz

The Feb 9 options flow screen showed concentrated institutional activity across commodities, energy, and semiconductors.  $GLD dominated early flow with two matched sweeps on Feb 20 $450C and $460C lines, totaling roughly $100 million in combined premium. The pairing of large buy and sell orders within seconds indicates rotational hedging around gold exposure rather than directional positioning.  $ET followed as the session’s most active single‑name, with a sequence of call sweeps on Jan 15 2027 $13C trades ranging from $11 million to $21 million each and an aggregate premium over $180 million. The repetition and uniform sizing suggest systematic accumulation by long‑dated buyers.  In semiconductors,  $MU printed a $16 million Mar 20 2026 $350P sweep, while $ALB logged two $11 million put sales on Sep 18 2026 $185P, signaling adjustments in materials and tech hedges.  $TSLA’s $22 million split on Mar 6 2026 $430P showed balanced risk management after recent volatility, while $SLV and $NOW added $9–12 million in mid‑range flows, rounding out cross‑sector exposure in silver and software.

User-posted image
View original post
TradesViz

TradesViz

Earnings for Feb 9 2026 bring a mixed cross‑sector lineup spanning finance, healthcare, and semiconductors.  $APO leads the pre‑market session at a $73 billion market cap with a $1.91 EPS estimate, anchoring asset‑management sentiment.  $BDX follows at $58 billion with $2.82 EPS expected, providing a key read on medical device demand, while  $IX contributes a $36 billion footprint and diversified exposure through financial services.  After hours, the focus shifts to insurance and cyclicals.  $ACGL prints at $36 billion with $2.49 EPS, and  $CINF at $26 billion with $2.86 EPS, both offering visibility into underwriting conditions and rate trends.  $PFG adds further financial balance at $20 billion and a $2.23 EPS forecast.  Within industrials and semiconductors,  $ON reports with a $25 billion cap and a $0.62 EPS estimate, a key signal for electronics and supply‑chain momentum.  $L and  $CRBG follow at $22 billion and $15 billion respectively, rounding out diversified financial exposure.  $MEDP closes the day after hours at $15 billion with a robust $4.18 EPS consensus, spotlighting healthcare research strength.

User-posted image
View original post
TradesViz

TradesViz

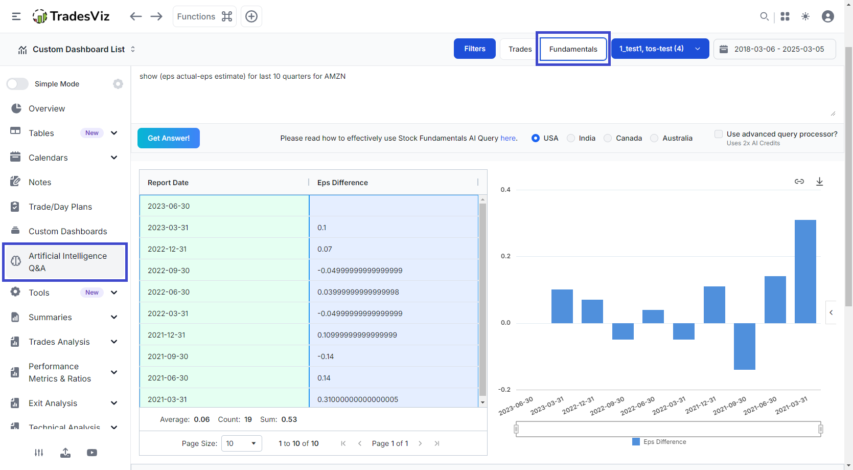
"Can I visualize ... ?" Yes. With TradesViz's AI Q&A and Custom AI widgets, you can visualize almost everything. Here's an example of showing multiple pnl curves from different accounts. You can add this to your custom dashboard for custom comparison :)

User-posted image
View original post
TradesViz

TradesViz

Your entire trading day-on one screen. 📱 To improve, you must review. But reviewing a messy list of orders is painful. The Calendar Day View transforms your daily chaos into a structured, interactive breakdown. It allows you to pinpoint the exact moment momentum shifted or where your discipline slipped. Don't just close your platform. Audit your performance.

User-posted image
View original post
TradesViz

TradesViz

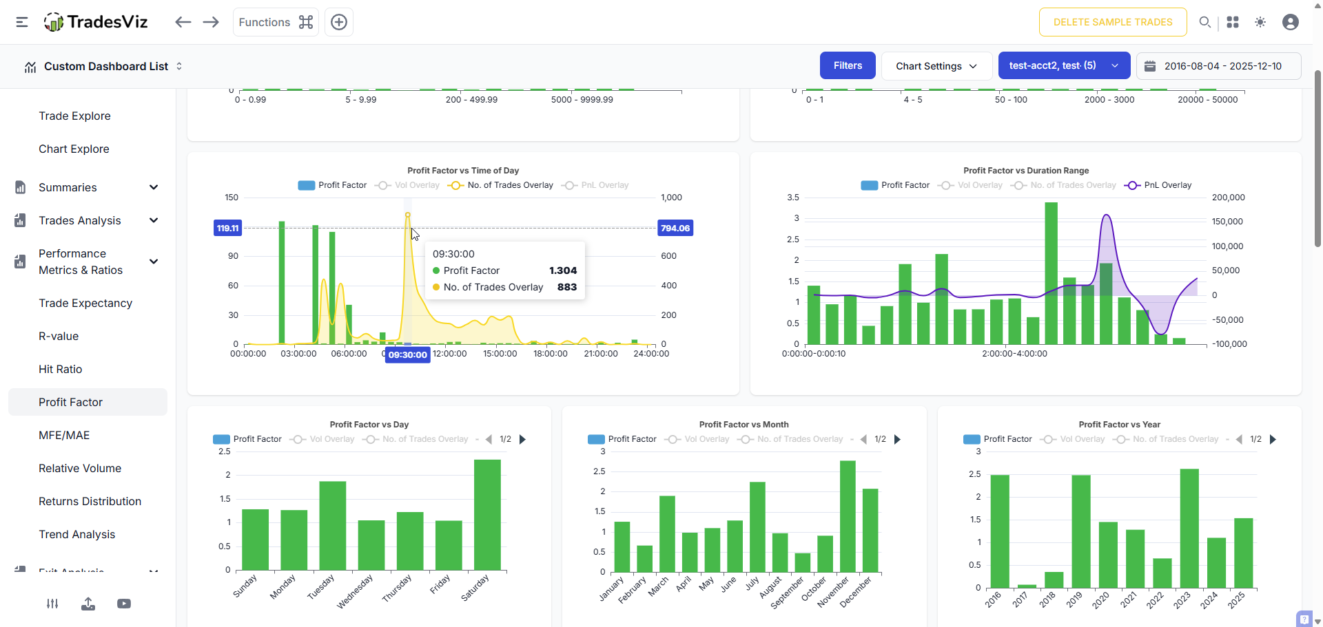
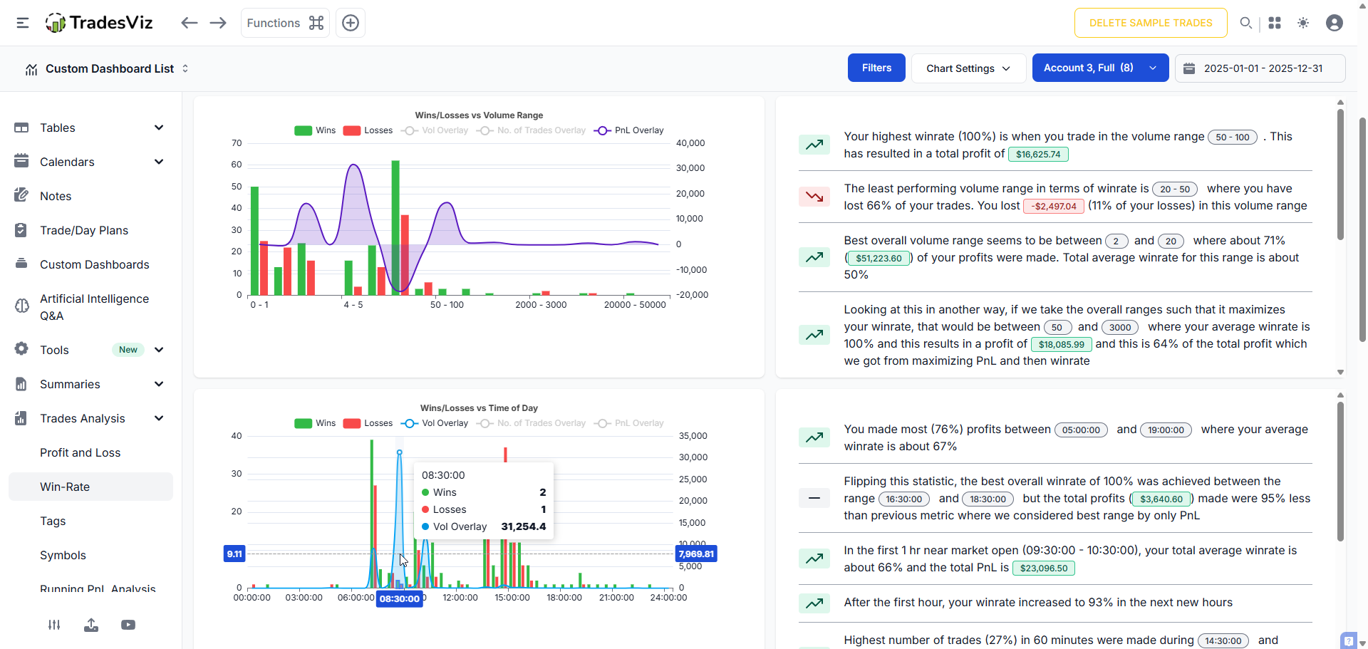
The report is already written for you. 📝 You don't need to be a data scientist to understand your edge. The Insights Panel on the right side automatically translates your charts into plain English warnings. It explicitly flags your dangers: "The worst performing volume range is between 2000 and 10000 which contributed to 97% (-$306,375.93) of your loss". It also validates your strengths: "Your most profitable price range is 10 - 19.99". Read the insights. Adjust the plan. Execute.

User-posted image
View original post
TradesViz

TradesViz

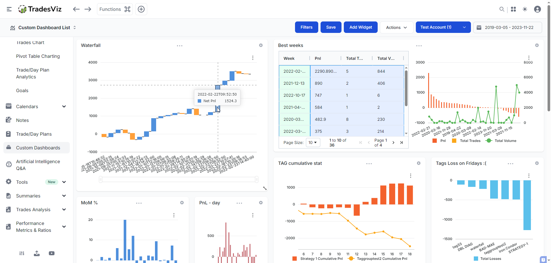
Label your habits. Measure the result. 🏷️ Tagging your trades is only useful if you analyze the groups later. This feature turns your tags into actionable data buckets. By grouping trades under "BAD-MAE", the trader can instantly see if that specific error is fatal or manageable. Here, despite the "Bad MAE" label, the group is profitable ($42.10), suggesting the entry was poor but the trade management saved it. You can't fix what you don't measure. Group your mistakes to find the expensive ones.

User-posted image
View original post
TradesViz

TradesViz

Don't just log the trade. Dissect it. 🩻 A PnL number tells you the result. The Trade Explore dashboard tells you the cause. This view provides the complete anatomy of a single trade. And it is fully customizable ! To repeat your winners, you have to understand them down to the tick.

User-posted image
View original post
TradesViz

TradesViz

Your personal market scanner, running 24/7. 🤖 Do you trade volatility? Trend? Volume? Our integrated screener allows you to visualize multiple technical queries side-by-side. From spotting "Stocks touching upper Bollinger band" to identifying assets with "Continuous volume increase," this dashboard gives you a macro view of where the money is flowing. It’s not just a list of stocks; it’s a list of potential edges. Build your watchlist based on technical facts, not social media hype.

User-posted image
View original post