TradesViz

TradesViz

How far could your trades have gone - and how much did they risk? 📊 With Maximum Favorable Excursion (MFE) and Maximum Adverse Excursion (MAE) charts, you can visualize the best and worst trade movements - uncovering how price, volume, and time interact with your trade outcomes. The scatter plots tell the full story - green for strong, profitable moves and red for when trades turned against you. Assess whether your exits were early, late, or precisely timed. Refine your stop‑loss logic and identify setups that maximize favorable moves while minimizing drawdowns. From raw data to refined execution, the MFE/MAE tools + visual dashboards in TradesViz give you the precision every trader needs to grow sustainably. Dig deeper. Trade smarter. Visualize your trade behavior with MFE & MAE analysis on TradesViz. 👇

User-posted image
View original post
TradesViz

TradesViz

Look at this list. 👇 TradesViz gives you the fundamental, flow, and seasonality data that others charge premium subscriptions for at no extra cost. 🔥 And for the next 48 hrs, it's even cheaper. ⏫ Upgrade your research game. Stop guessing. Use Code TVBF25 for 25%+30% OFF.

User-posted image
View original post
TradesViz

TradesViz

🏷️ Use code TVBF25 for a total 50% discount! Last 48 hours, hurry! ✨ Bring all your trading accounts into one unified view - equity curves, realized vs. unrealized PnL, win rates, averages, and volatility metrics included. No more guessing which account performs best. See cumulative trends, identify drawdowns, and measure consistency with precision across stocks, futures, or test portfolios. Whether you manage one account or many, get complete visibility into performance - all in a single, customizable dashboard. Simplify the complex. Analyze smarter with Account‑wise Statistics on TradesViz. 👇

User-posted image
View original post
TradesViz

TradesViz

Ever wished your trades could talk back? 🧠💬 The AI Trade Chat in TradesViz turns your trading data into a real conversation. Just ask - “Give me an hourly PnL breakdown of my top 10 trades” and watch as our AI instantly breaks it down, complete with detailed insights on timing, performance peaks, and hidden patterns. It’s not just a summary - it’s your personal trading analyst. Understand when you perform best, where your profits really come from, and how to refine your strategy - all through a simple chat. Talk to your data. Discover the truth behind your trades with AI Trade Chat on TradesViz. 👇

User-posted image
View original post
TradesViz

TradesViz

Cyber Monday just turned into your best chance to upgrade your entire trading workflow. Unlock up to 50% off on the all-in-one platform built for traders who value precision, structure, and smarter decision-making. 🎉 Use code TVBF25 and elevate everything - journaling, sim, analytics, setups, tracking, and more... in one seamless ecosystem. Your last 48 hours to level up. 🚀

User-posted image
View original post
TradesViz

TradesViz

The options flow for the previous week shows strong institutional interest across tech, biotech, and consumer sectors, with consistent sweep and split activity indicating active positioning into year end.  $META led early in the week with a $9.8M put sweep at the $650 strike expiring December 2026, showing downside hedging.  $WYNN followed with a $4.6M call sell sweep for March 2026, while  $GOOGL recorded mixed flows, including a $4.3M put buy sweep at $350 and a $1.4M call sell split at $305, reflecting balanced sentiment.  $JNJ saw a $3.4M call buy sweep at $190 expiring July 2026, showing renewed interest in healthcare.  $NVDA remained highly active with multiple sweeps—$1.4M at $185 and $1.3M at $182 call sells, offset by a later $949K call buy at $190—suggesting traders managing exposure after strong tech rallies.  Crypto-linked names  $RIOT and  $BITO registered steady call buy sweeps between $1.2M and $2.2M, signaling optimism tied to digital asset momentum.  $AMD logged a $1.3M put buy sweep, while  $TSLA and  $AAPL showed call buying activity near $1M each, confirming continued participation in megacap names.  Other notable trades included $DKNG’s consistent call sweeps above $1M, $NVO’s $1M put sweep, and $BIIB’s $1.2M call buys across key expiries.  Overall, the week’s flow highlights active but mixed positioning—tech and crypto seeing bullish builds, offset by selective hedging in  $META and  $NVO, suggesting a cautious yet engaged institutional stance heading into December.

User-posted image
View original post
TradesViz

TradesViz

The stock screener for December 1, 2025 highlights steady uptrends across multiple small and mid cap stocks, with several names maintaining strong momentum and others extending multi day rallies with solid volume support.  In the stocks in overall uptrend for more than 14 days category,  $TRBRF led with a 68.7 percent gain at 1.12, while  $MLPNF followed with a 23.7 percent rise and a 139.2 percent increase in volume.  $CRDOF,  $ANPMF, and  $MGMNF each posted steady mid to high single digit gains, showing sustained strength across diversified sectors.  $LOVFF,  $SPLP, and  $DVP recorded modest gains between 2 and 3.6 percent, while  $ESGA and  $CBTTD rounded out the list with smaller but consistent growth. Notably,  $SPLP saw a 284 percent volume increase, indicating continued accumulation.  In the stocks in upward trend for 5 days group,  $TRBRF again led with a 58.2 percent rise and a 7,645 percent volume increase, showing powerful short term momentum.  $QNCCF climbed 39.3 percent,  $ANPMF gained 13.8 percent, and  $CRDOF rose 10.2 percent, each supported by strong multi day buying pressure.  $LOVFF and  $MLPNF added around 9 percent, while  $DVP,  $GGGOF, and  $MGMNF advanced moderately, maintaining consistent trend patterns.  Overall, the December 1 screener reflects continued strength in small cap and niche growth names, with  $TRBRF emerging as the standout performer driving both short and long term momentum on surging volume.

User-posted image
View original post
TradesViz

TradesViz

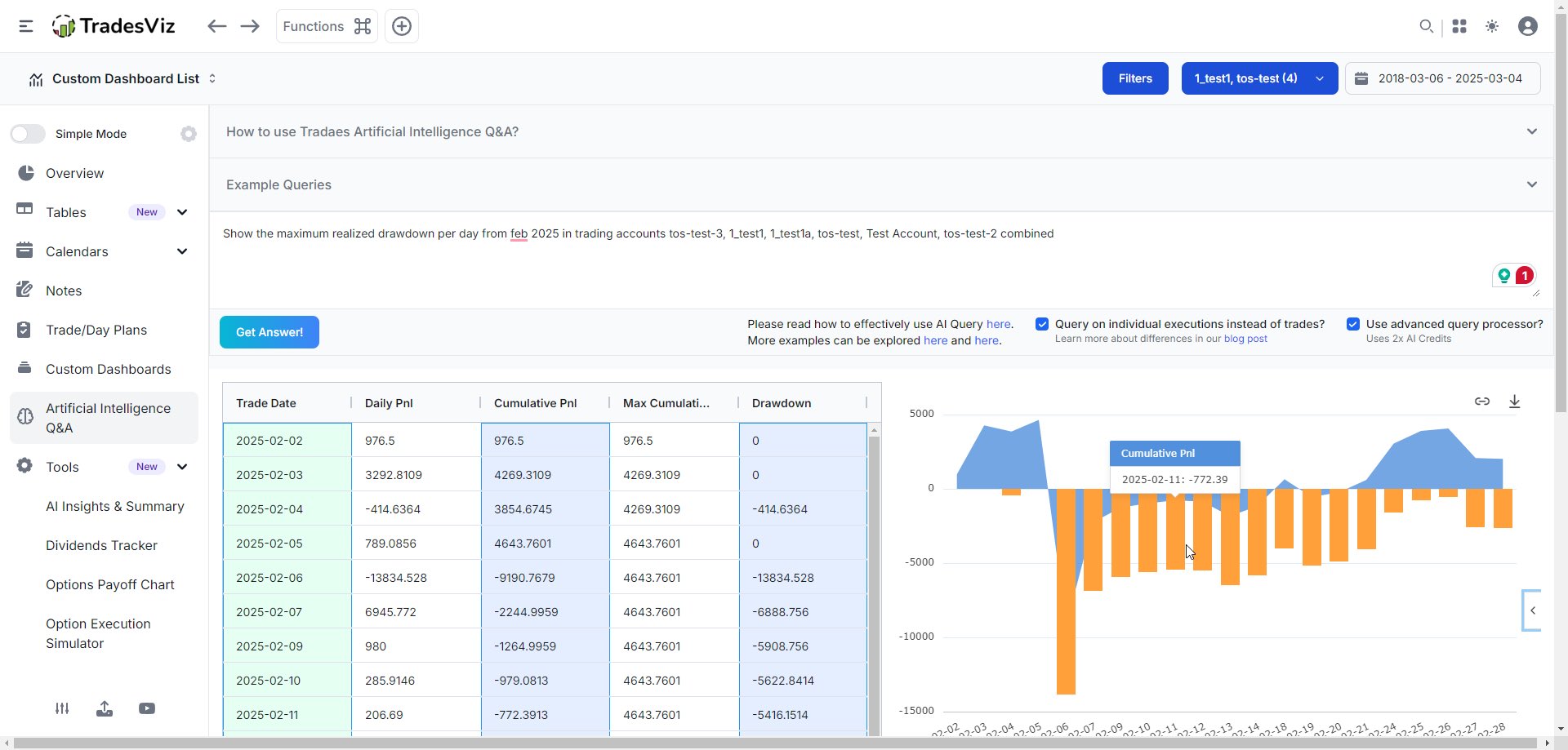
If you look at this chart and see "boring," you’re the liquidity. This single query on TradesViz just exposed a massive leak in 30 seconds: Best Exit vs. Actual PnL on specific days. Your "guru" can't tell you this. Your gut feeling can't tell you this. Only your data can. If you’re still journaling manually and ignoring AI because it feels "impersonal" or "it doesn't work", you aren't serious about trading. You’re just gambling with extra steps.

User-posted image
View original post
TradesViz

TradesViz

Review time! TradesViz's chart view makes it crystal clear and fast to review your trades. 1. Tables > Trades Chart 2. View ALL of your trades + charts + trade info + tags + notes 3. Make notes on charts/summarize More time learning. Less time organizing and finding trades!

User-posted image
View original post
TradesViz

TradesViz

New traders survive a LOT better when they actually understand their data. 🧠 Stop trading blind. Start using AI-driven analytics to find your edge. TradesViz v2.0 has: ✅ Advanced Simulators ✅ AI Trade Chat ✅ 600+ Stats Get up to 50% T. OFF Annual Plans 🔥 Code: TVBF25

User-posted image
View original post