TradesViz

TradesViz

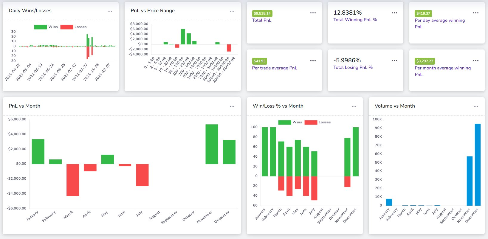
We hear charts might be complex for some traders... What about text?... A summary of your trading performance: The stats above are a summary of multiple data points: 🔹 PnL 🔹Win-rate 🔹Price Range 🔹Volume 🔹No. of Trades 🔹Time of day Useful? Here's the cool part: This…

User-posted image
View original post
TradesViz

TradesViz

How often do you take notes in your trading journal? 💡Tags 📝Notes These are the two qualitative pieces of information that ONLY YOU can add to YOUR journal. Trading analysis is not always numbers. Looking back at your notes can often refresh your memory about your biggest…

User-posted image
View original post
TradesViz

TradesViz

How often do you take notes in your trading journal? 💡Tags 📝Notes These are the two qualitative pieces of information that ONLY YOU can add to YOUR journal. Trading analysis is not always numbers. Looking back at your notes can often refresh your memory about your biggest…

View original post
TradesViz

TradesViz

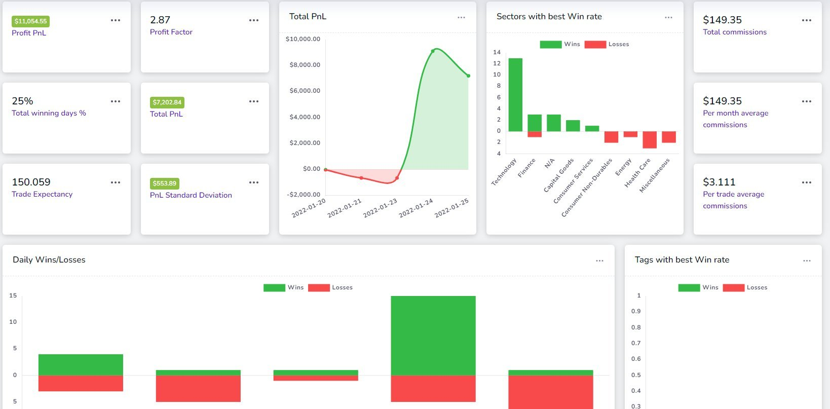
We have often said that TradesViz's Pivot Grid is the most powerful tool available online to analyze your trades. We still stand by it. ❓Why pivot grid when we already have a table? 💪 Easier accessibility 📊 Better advanced analysis 🌐 Zero-lag data interaction Check this👇

User-posted image
View original post
TradesViz

TradesViz

💡 Exit analysis: Why should you care? You must have heard this: "Let winners run" "Cut losers fast" But here's the thing...🙃 We don't all have crystal balls to know what's going to be a winner/loser...🔮 🤔 What's the next best thing you can do? Rely on your past trends.…

User-posted image
View original post
TradesViz

TradesViz

YES! 🤩 Let's see what we cover together... ✔️ Technical screening ✔️ Fundamental screening ✔️ Options flow screening ✔️ Stock/Options/Futures/Forex simulator ✔️ Fundamentals/SEC13F/Seasonality exploring ✔️ World's most advanced automated trade journaling No one offers a…

View original post
TradesViz

TradesViz

Long weekend. 🤩 Ok. So... You don't need to spend every weekend studying. 🤔 But... maybe... 🤨 Try trading your favorite stocks in simulators?... 😅 Tl;dr Don't force yourself. Everyone needs breaks. P.S. TradesViz has simulators for all assets 😉

User-posted image
View original post
TradesViz

TradesViz

Data = Knowledge & Power HOW and WHEN you use it is what matters A LOT. In the heat of the moment, you may even ignore your precious experiences gained from difficult losses in the past. Slow down. Gather the information you have access to. Make an informed decision.

User-posted image
View original post
TradesViz

TradesViz

Dashboard actions > Set as home page A shortcut to set any custom dashboard as your default TradesViz home page is now available. In the coming weeks, the custom dashboard will get a huge update. From ~400 widgets ➡️ Unlimited widget possibilities. #ai #trading

User-posted image
View original post
TradesViz

TradesViz

💡 Did you know? You can build custom trade reports by using the charts as filters (100s of possibilities) on the TradesViz trading journal. You can save these filters and quickly access them via the filters button on your dashboard! Try it out 👇 https://t.co/75GP1n7xqJ

User-posted image
View original post