TradesViz

TradesViz

The February 20 Options Flow Screener revealed a sharp rise in the put‑to‑call premium ratio across multiple large‑cap sectors, indicating elevated hedging activity and a defensive market tone.  $AXP led with an extraordinary 16,995 percent increase, reaching a ratio of 10, suggesting substantial downside protection in financials.  $CCJ followed closely with an 8,161 percent jump and a ratio of 8.5, reflecting strong put demand in the uranium and materials space.  $JD and $AAL rose 2,004 percent and 1,622 percent respectively, with ratio values above 5, signaling similar caution in discretionary and travel sectors.  $ETN saw a 1,601 percent increase to a ratio of 13, one of the session’s highest readings, implying significant institutional hedging pressure. $KO (+1,620 percent, 3.3 value), $LABU (+1,357 percent, 4 value), and $XBI (+698 percent, 2.9 value) showed continued protection flows in biotech and consumer defensive names. $MA and $JPM recorded smaller but steady increases, reinforcing broad‑based risk management behavior.  The chart of $ETN illustrated a steady price decline paired with a parabolic rise in the ratio, confirming heavy accumulation of puts rather than speculative chasing. Overall, the data reflected coordinated institutional hedging ahead of potential market volatility in late February.

User-posted image
View original post
TradesViz

TradesViz

The February 20, 2026 options flow showed high‑notional institutional activity concentrated in  $RTX and  $COIN, with supporting flows across technology and energy names, revealing a session driven by structured portfolio adjustments.  $COIN recorded one of the largest single trades — a $83 million put sweep at the $200 strike (February 2026) — suggesting significant downside protection in crypto‑linked equities.  $RTX dominated overall flow with a series of repeated $115 call sell sweeps ranging from $39 million to $78 million in premium, confirming systematic premium selling in the defense sector. Balanced activity appeared at higher strikes, with $130 and $180 call buy sweeps between $8 million and $18 million, implying selective upside exposure.  Other notable names included $SNDK with an $11 million long‑dated (January 2027) call buy (split flag), $SHEL’s twin $11 million call sell sweeps at $4.75 for the same maturity, and $VAL printing an $8.4 million call sell sweep at $185. $HOOD and $AFRM added smaller sell‑side and hedging flows, rounding out the session’s tech activity.

User-posted image
View original post
TradesViz

TradesViz

The February 24, 2026 stock screener reflected broad bullish momentum, with multiple breakouts supported by strong volume expansion and a handful of fresh golden crossovers confirming underlying trend strength.  In the *Stocks Breaking Up with Volume Increase* group,  $NCI led with an exceptional 172.9 percent gain on 16.3 million shares traded — a 721 percent volume surge marking the day’s standout momentum play.  $CETY followed with 52.8 percent growth and nearly 7,000 percent volume expansion, underscoring renewed interest in small‑cap energy and industrial names. $ACLX (+50.2 percent) and $ALUR (+43.2 percent) also saw powerful follow‑through moves with multi‑thousand percent volume jumps, confirming strong breakout participation. Rounding out the list,  $MENS,  $NEWP, and $BLBX rose 33–39 percent, each backed by significant turnover increases, while $HGRAF (+28.9 percent) and $EHAB (+22.8 percent) recorded sustained accumulation.  Within the *Bullish Golden (50–200 SMA) Crossover* category, $ADRNY stood out with 3.9 percent price appreciation on 1,675 percent volume increase, signaling a confirmed long‑term shift. $VZ and $GTES posted smaller yet steady 1–1.5 percent gains, demonstrating quiet continuation across telecom and manufacturing. $HEINY (+0.5 percent) and $HINKF (+0.4 percent) added modest but firm advance momentum, further broadening sector participation.

User-posted image
View original post
TradesViz

TradesViz

The February 24, 2026 earnings calendar features major reports across retail, banking, energy, and technology, paired with key macroeconomic events expected to influence market sentiment.  Pre‑market highlights include $HD (Home Depot Inc.) with a $380 billion market cap and $2.52 EPS consensus, setting the tone for the retail and housing sectors. $BNS (Bank of Nova Scotia) joins with a $95 billion valuation and $1.42 EPS estimate, providing early insight into banking trends. $AMT (American Tower REIT) at $87 billion and $2.47 EPS, $KDP (Keurig Dr Pepper Inc.) at $40 billion and $0.59 EPS, and $NRG (NRG Energy Inc.) at $38 billion and $1.17 EPS round out the morning’s reports.  After hours, tech and energy take the spotlight. $MELI (MercadoLibre Inc.) leads with a $101 billion cap and $11.77 EPS projection, reflecting strength in e‑commerce and fintech. $EOG (EOG Resources Inc.) follows with a $68 billion valuation and $2.20 EPS, highlighting energy sector momentum. $O (Realty Income Corp.) reports $1.08 EPS on $60 billion cap, $ALC (Alcon Inc.) projects $0.79 EPS on $40 billion, and $WDAY (Workday Inc.) closes the day with $1.01 EPS on $36 billion cap.

User-posted image
View original post
TradesViz

TradesViz

What if you had a crystal clear look into your options positions? Greeks, capital at risk, payoff charts, capital reserved, and more... All auto-generated on TradesViz. Continually improved.

User-posted image
View original post
TradesViz

TradesViz

It's not just a prompt; it's not just a random model. It's your data carefully distilled into pure, actionable insights using SoTA AI and pattern matching. This takes < 10 secs in TradesViz. Do this once a day. Your data is already here. Your insights are a click away.

User-posted image
View original post
TradesViz

TradesViz

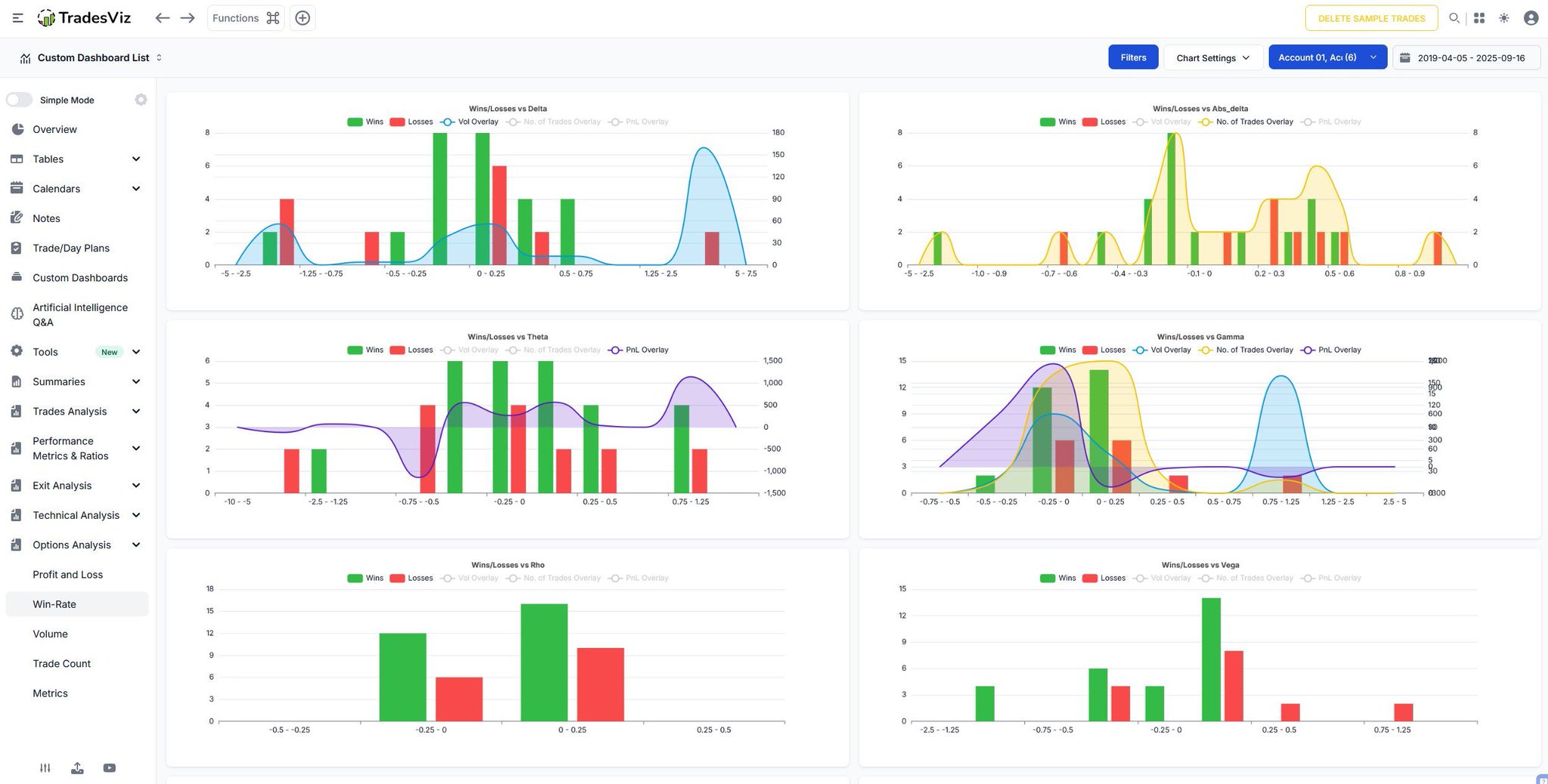
Staring at spreadsheets won't fix your execution. You need dynamic visualization. 📊 Tradesviz's extensive Chart Views lets you generate multi-metric charts directly over your trade logs. Plot overlapping metrics instantly to map risk vs. actual returns. Stop hiding in the columns.

User-posted image
View original post
TradesViz

TradesViz

It is easy to wonder how your trading system would perform if you strictly followed your exit rules. 👉 The Stop Loss/PT Simulator removes the guesswork. This analytical tool allows you to retroactively apply mechanical exit parameters to your past entries. It generates a direct, side-by-side comparison between your actual discretionary exits and a purely rules-based approach. 🔥

User-posted image
View original post
TradesViz

TradesViz

You can't fix a mistake you can't see. 👁️ Staring at a spreadsheet of raw numbers won't fix your timing. You need a visual autopsy. Trade Explore automatically plots your exact execution. Look at the right panel: your Open ($31.29) and Close ($28.09) are pinned perfectly to the price action, overlaid with automated lines marking the absolute extremes of the move. You can instantly see how close you came to getting stopped out during that initial massive spike against you. Stop guessing where things went wrong. Visualize the exact point of friction.

User-posted image
View original post
TradesViz

TradesViz

The February 23 technical screener highlighted sustained buying momentum and extended uptrends across multiple growth, industrial, and materials names, with several tickers recording multi‑week strength.  In the *Continuous Higher Highs + Green for 5 Days* group,  $NCI led with a 172.9 percent surge, supported by strong momentum despite a 58 percent drop in volume — a sign of tight supply absorption. $MRNX (+52.8 percent) and $LCFY (+50.2 percent) followed, both showing rising trade activity and renewed participation. $BOF (+43.2 percent) and $ZIP (+39.1 percent) added steady volume inflows, while $HGRAF (+33.3 percent) and $PTN (+33.1 percent) registered triple‑digit volume expansions, confirming increasing demand in small‑cap growth.  The *Stocks in Overall Uptrend for More Than 14 Days* list reflected broader market persistence. $GMET led with a 371.3 percent climb on a 1,615 percent volume spike, signaling intense accumulation. $SNSE (+265.7 percent) and $LITX (+135.8 percent) continued their multi‑session rallies, while $NKTR (+93.4 percent) and $VAL (+63.5 percent) reinforced ongoing mid‑cap strength.  Names like  $ICHR,  $LITE, and $KORU sustained stable 50‑60 percent gains, confirming healthy continuation patterns across tech and manufacturing.

User-posted image
View original post