TradesViz

TradesViz

The March 26 earnings slate highlights a diverse mix of industrial, tech, and specialty names set against a key macro backdrop with unemployment data due at 07:30.  Pre‑market focus turns to $CMC (Commercial Metals, $7B market cap, $1.28 EPS estimate) and $DOO (BRP Inc., $4B, $1.49 EPS), offering early reads on industrials and discretionary demand. $PONY ($4B, $1.49 EPS) and $REX ($1B, $1.19 EPS) add AI and energy exposure respectively, while $LMRI (Lumexa Imaging, $1B, $0.05 EPS) brings biotech sentiment into focus.  After hours, attention shifts to $AGX (Argan, $6B, $1.99 EPS), $BAK (Braskem, $1B, –$0.98 EPS), and $BTGO (BitGo, $1B, –$0.39 EPS), extending the industrial‑to‑crypto spectrum. $NMAX (Newsmax, $821M, –$0.07 EPS) and $WYFI (WhiteFiber, $540M, –$0.14 EPS) round out the night with communications and digital infrastructure updates.  With core metals, AI, and digital finance all reporting into a labor‑data morning, March 26 is positioned as a cross‑sector checkpoint for both cyclical and growth sentiment.

User-posted image
View original post
TradesViz

TradesViz

Majority of new traders expect profitability to magically appear just because they bought a journal. 🤡 It doesn't work like that. There is no "auto-profit" button. You have to sit down and do the grueling work of analyzing your own mistakes. Here’s your homework: Look at this Exit Time chart on TradesViz. It shows exactly how long you should be holding a trade to maximize your PnL. Study your own charts today. You will find the leaks. There is no easy way out.

User-posted image
View original post
TradesViz

TradesViz

Have you evaluated the trend of your performance yet?... It's almost the month end... 👀TradesViz | Trading Performance Analysis (@tradesviz)Some charts in TradesViz trading journal can *clearly* tell you how your risk management has changed over time. Trend analysis w/ moving average of Trade MAE is one such chart. Check the below. You don't need to be a genius to see where there was improvement...—

User-posted image
View original post
TradesViz

TradesViz

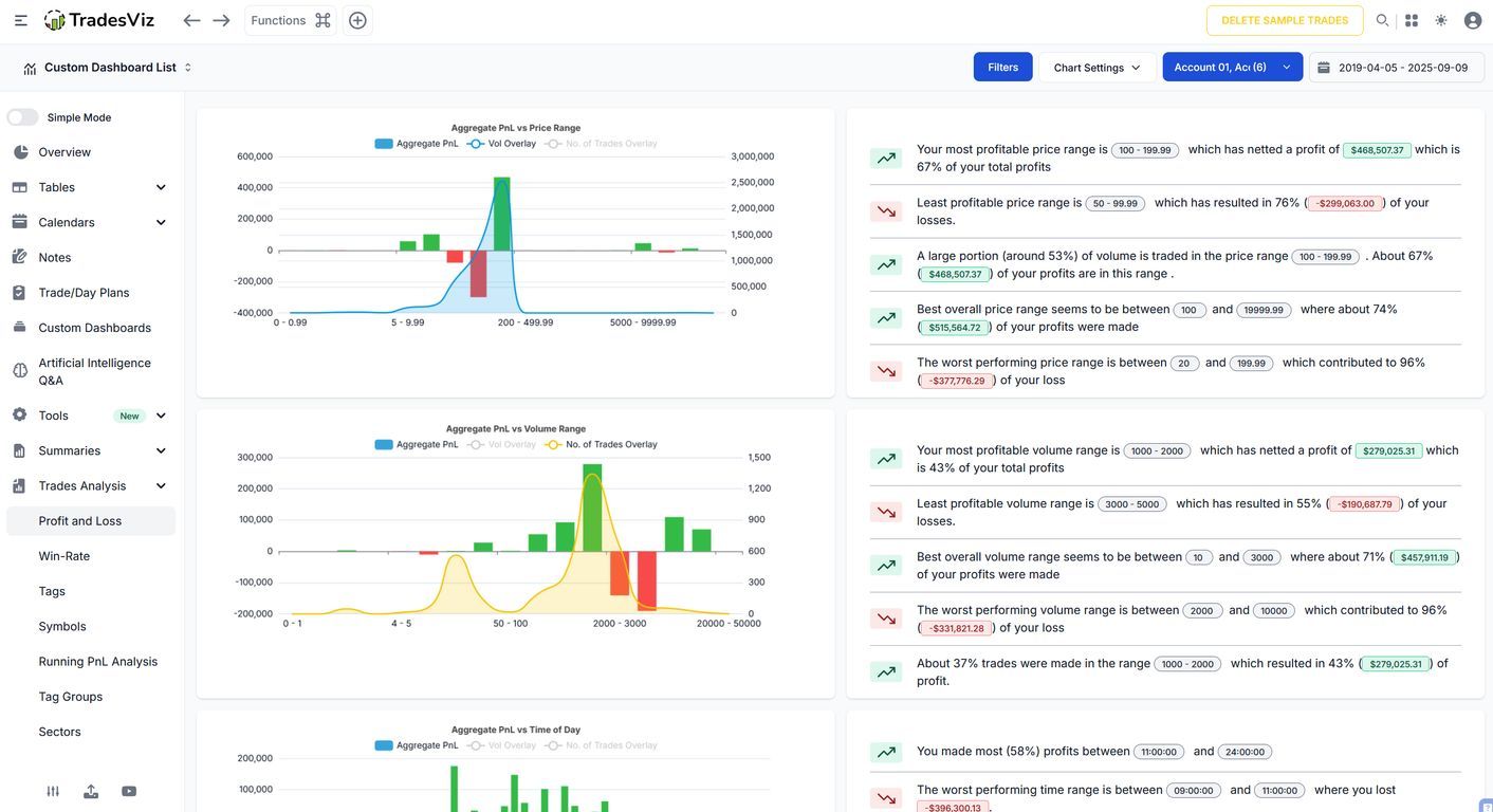
A few lucky home runs will never fix a negative statistical skew. 📉 Most traders obsess over their total net profit while completely ignoring the underlying shape of their performance. The Returns Distribution dashboard visualizes your exact mathematical reality. Is your bell curve actually skewed to the right, or are your trades just clustering around zero? 🤔 Instantly map out your execution volume against specific % return, PnL, and R-value ranges to see exactly where your edge sits. Stop surviving on statistical outliers. Build a system that fundamentally leans green. 📈

User-posted image
View original post
TradesViz

TradesViz

Most retail traders react to price action long after institutions have already positioned themselves. The SEC-13F dashboard drops Wall Street's ledger directly onto your screen. Want to know exactly which funds are quietly accumulating your favorite ticker? Or who is aggressively dumping it before the crowd catches on? 👀👇 Instantly track top holdings, massive position increases, and portfolio liquidations from the biggest players on the planet. Don't guess where the smart money is flowing. Track their exact footprints and trade with the current. 🌊

User-posted image
View original post
TradesViz

TradesViz

The value of TradesViz has gone up again. Same price. Always increasing quality + features. Now, the world's first trading journal with a real-time screener! Still paying $300/$400 for a journal?... 🤡 With features from 5 years ago?... 😏 Maybe... reconsider?... 🙂👇

User-posted image
View original post
TradesViz

TradesViz

Blended PnL is a trap. Most traders combine their accounts, letting one lucky options play hide the massive hole in their futures account. The Accounts Statistics dashboard forces absolute transparency. 🔍 Instantly separate the noise. Compare your execution across every individual portfolio simultaneously. Which strategy is actually scaling? Which one is a slow leak? Stop subsidizing your mistakes. Segment your data, isolate the bleed, and find your true edge.

User-posted image
View original post
TradesViz

TradesViz

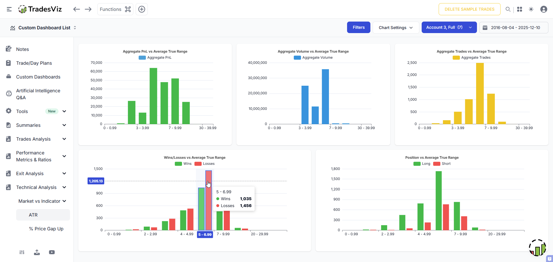
Loyalty to a specific ticker will bankrupt you. 💔 The Symbols analysis dashboard brutally exposes your ticker compatibility. Instantly isolate the exact assets generating your highest aggregate PnL. Spot the specific symbols quietly draining your win rate and blacklist them permanently. Stop forcing setups on incompatible charts. Trade where your edge actually prints. 🖨️

User-posted image
View original post
TradesViz

TradesViz

TradesViz trading journal's live screens are ON! 🟢 $XBI  $TERN  $HOOD  $OPEN What does the market hold for you today? :) Plan -> Execute -> Record

User-posted image
View original post
TradesViz

TradesViz

The March 25 screener captured the sharpest momentum readings month‑to‑date, with high‑beta small‑caps dominating the tape on explosive price and turnover moves.  $XFLT topped the session, surging 393 percent on 328 million shares as speculative money rotated aggressively into thin‑float names. $OSC (+274 percent) and $QPUX (+233 percent) followed, while $UGRO (+182 percent) stood out against a 229,000 percent volume jump — a clear sign of fresh momentum‑driven capital chasing short‑term inflections. Other heavy movers $AVXX and $STSM held triple‑digit gains with firm liquidity support despite late‑day volatility.  In the extended five‑day trend basket, $BIAF (+148 percent) and $JVA (+48 percent) remained the anchors, joined by $TLYS and  $TRON, each sustaining multi‑session higher‑highs alongside expanding participation. $NEX and $ULH added confirmation as volumes advanced more than 300 percent relative to baseline.  Overall, the March 25 tape reflected broad speculative momentum concentrated in smaller growth names, with cross‑sector liquidity rotation sustaining a firm risk‑on tone into quarter‑end.

User-posted image
View original post