TradesViz

TradesViz

Let your dividends work while you focus on the setup. The Dividends Tracker on TradesViz gives you a complete view of your income stream — by symbol, date, and amount. Track cumulative growth, filter by stock, and break it all down visually. Earnings aren’t just about trades — this tab keeps the passive side in check too.

User-posted image
View original post
TradesViz

TradesViz

Sweep-buy flows ramping up hard over the last 2 days — momentum building beneath the surface. $NVDA,  $AAPL, and  $SLV show massive spike in bullish premium activity. $ORCL and  $NBIS also popping with aggressive flow despite lower volume. Chart spotlight on  $NVDA — premium flow showing conviction behind the bounce. When the sweeps hit, pay attention to follow-through.

User-posted image
View original post
TradesViz

TradesViz

Heavy options flow spotted across tech today with  $TSLA,  $NVDA, and  $AAPL leading the tape. $IBIT and  $NVDA showing both sides — call and put flows trigger curiosity on direction. $RGTI and  $CRVW lighting up with high size and clear sweep action. Split and sweep tags dominate — institutions are positioning with intent. Stay sharp — structure follows flow.

User-posted image
View original post
TradesViz

TradesViz

Big moves lighting up the scanner today with 20%+ price jumps across multiple names. $AGMH,  $FATN, and  $VRME headline with triple-digit gains and massive volume surges. $OKLL and  $QUBX appear on both momentum and Bollinger Band breakouts — momentum + volatility combo. Watch for continuation setups and potential intraday reversals from extended moves. Plenty of action to dig into — pick your spots with purpose.

User-posted image
View original post
TradesViz

TradesViz

Auto-sync with 40+ international platforms + Auto-sync with 100s of MT5/MT4/cTrader/Ninjatrader brokers + Auto-sync all of your prop/funded accounts Only on the TradesViz trading journal. Automate: Commissions, stop loss AI: Notes, summary If you are not on TradesViz... You're missing out on so much... 😳

User-posted image
View original post
TradesViz

TradesViz

$DG - up ~34% YTD but... not so much from previous years 🥲 Anyways, it's worth it to check the fundamentals 👇 All of this is free for all TradesViz users - no need to juggle 10 tools/subscriptions - it's all here ✨ Soon: A long-awaited update.... 📱

User-posted image
View original post
TradesViz

TradesViz

Spot trends before they turn into habits. The Trend Analysis tool on TradesViz shows how your performance evolves over time — trade by trade. Visualize rolling metrics like PnL per quantity or average returns to uncover consistency (or lack of it). Perfect for fine-tuning your strategy and knowing exactly when things started slipping or improving. Let the trend guide your next move.

User-posted image
View original post
TradesViz

TradesViz

Ask better. Learn faster. Trade smarter. The AI Fundamentals Q&A on TradesViz lets you explore company financials with simple, natural-language queries. Instantly compare metrics like cost of revenue, EPS, or margins across multiple stocks — no digging required. Powerful for research, quick checks, and building conviction with data. Know the numbers before you commit to the trade.

User-posted image
View original post
TradesViz

TradesViz

Set. Track. Improve — one goal at a time. 🎯 The Goals feature on TradesViz helps you track daily, weekly, and monthly performance against clear, custom metrics. Here is a quick demo how easy is to manage your goals! 👀 Over 30+ goal types to measure what matters — from PnL targets to trade count, R-value, and more. Visual feedback keeps you accountable, focused, and consistent. Because trading success starts with disciplined habits.

User-posted image
View original post
TradesViz

TradesViz

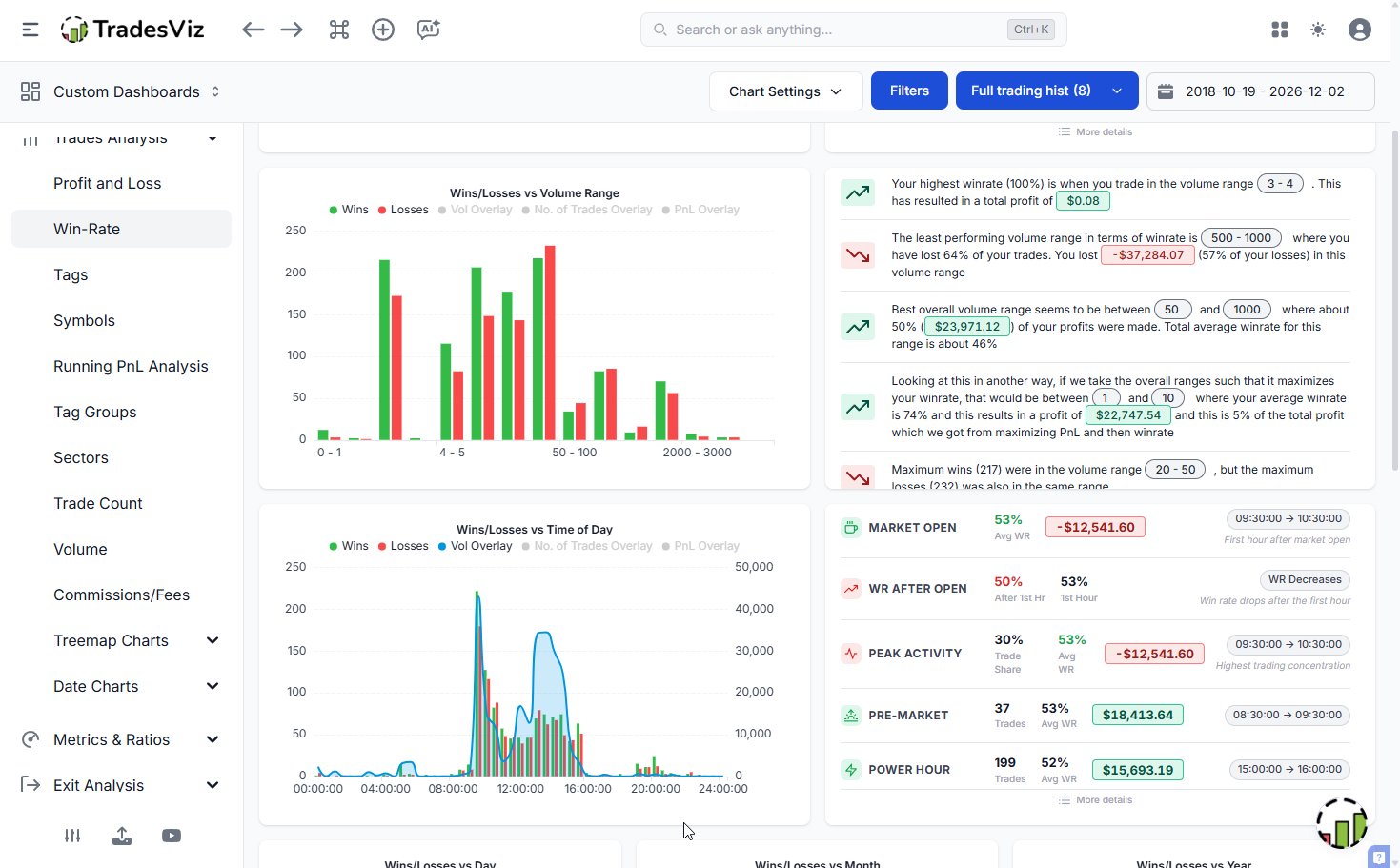
Use your Custom Dashboard like a pro — create your own from scratch or apply powerful pre-built templates in seconds. Choose the exact widgets, charts, and stats that align with your trading strategy and workflow. Whether you're tracking exit efficiency, trade expectancy, or PnL trends — it's all fully customizable. No fluff, just focused insights that help you make smarter, faster trading decisions. Build a dashboard that works for you, not the other way around. All in your favorite Trading Journal!

User-posted image
View original post