TradesViz

TradesViz

Your PnL -> tip of the iceberg. 🧊 Beneath the surface lies the data that actually determines your success: ✅ Mental state (Qualitative Data) ✅ Execution info (Attributes) ✅ Market context (Conditions) If you aren't tracking the bottom of the iceberg, you're bound to crash.

User-posted image
View original post
TradesViz

TradesViz

The gap between TradesViz and "the rest" isn't just a gap anymore. It’s a canyon. 📉 While other platforms haven't updated their core features in years, we are shipping tools that change how you interact with data. The Holy Trinity of Analysis: AI Query: Ask plain English questions. 🗣️ Smart Grids: Slice the data instantly. 🔪 Dynamic Charts: Visualize the answer immediately. 📊 If your journal feels static, it's because it's obsolete.

View original post
TradesViz

TradesViz

The new options command center shows all, tells all. If you are trading options, you need this. Greeks, CSP stats, payoff of your positions, capital reserved, expiry dates - ALL in a single dashboard :) This is the newest options feature on TradesViz: Options command center📳

User-posted image
View original post
TradesViz

TradesViz

Year-end review tip: Year/Heatmap view of your PnL for the entire year. Head over to TradesViz > Import your data Check Calendars > Year view Tip: Click on any month -> Goes to Month view Click on any cell/day -> Goes to day view This takes 60 secs. What's your best month?

User-posted image
View original post
TradesViz

TradesViz

Spend a few hours this weekend crafting the dashboard that can help you review and summarize your trades this year. Every trader does summaries differently. Different styles, different needs, different metrics to evaluate. TradesViz can accommodate ALL of this 👇

View original post
TradesViz

TradesViz

Trading on multiple timeframes and/or stocks is a difficult skill to master. 😵‍💫 ⚡️ Skill: how fast you can process information and react to it. Simulation and journaling tools, like

User-posted image
View original post
TradesViz

TradesViz

Amateurs want "Easy". Professionals want Effective. You can't analyze complex market behavior with a "simple" tool that hides 90% of the data. You don't need a simpler platform. You need a more powerful one. Capability is the only path to consistency.

View original post
TradesViz

TradesViz

Ever jot down a trading thought and lose it later? 📝  With the Notes feature in TradesViz, you can record insights, setups, and trade reflections instantly. Link notes to specific trades or days, add tags, and filter them anytime to review how decisions shape performance.  It’s your personal trading journal inside your analytics dashboard - organized, searchable, and built for clarity.  Start adding your Notes in TradesViz and keep every idea within reach 👇

User-posted image
View original post
TradesViz

TradesViz

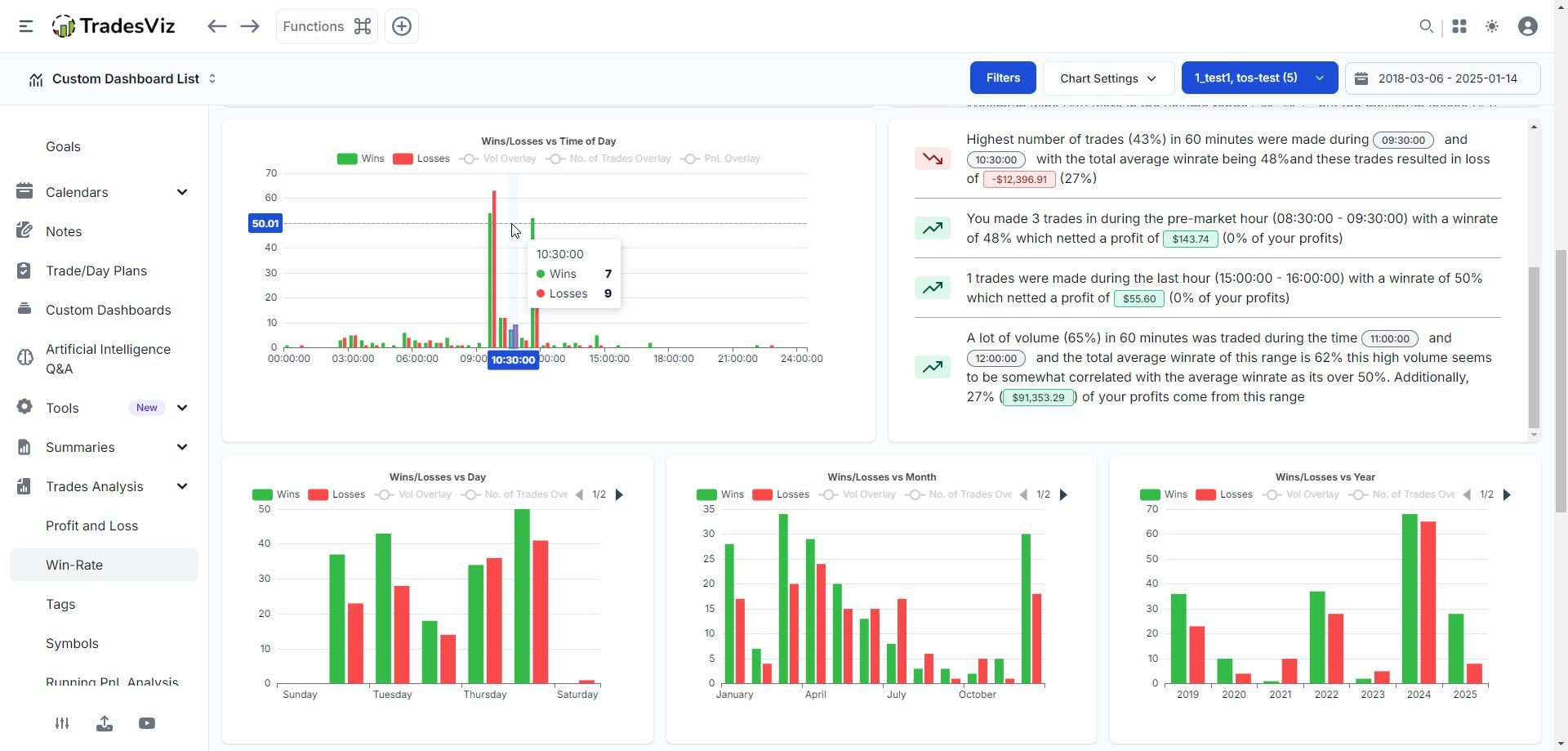
Ever wished your trading stats could just explain themselves? 💡  The Trades Analysis panel in TradesViz automatically interprets your charts - price range, volume, and time of day Summarize exactly where your best performance comes from. No digging, no manual math, just clear takeaways on win rates, profits, and consistency.  It’s like having an analyst translate your data into plain, actionable insights in seconds.

User-posted image
View original post
TradesViz

TradesViz

Ever wanted to test multiple trades or strategies at once without switching screens? 📊  The Multi Simulator in TradesViz lets you run up to four live strategy simulations side by side. Compare entries, exits, and PnL across symbols, timeframes, and setups instantly. Make decisions faster by seeing exactly how each idea performs in real market conditions.  It’s built for serious traders who value efficiency and clarity in testing and execution.  Open the Multi Simulator in TradesViz and experience true multi‑chart trading simulation 👇

User-posted image
View original post