TradesViz

TradesViz

The Feb 5 options flow screen identified strong positive divergence across select tech and materials names on the 30‑minute timeframe.  $COHR stood out with clear divergence between rising call premium flow and stabilizing price action, suggesting accumulation beneath the surface despite recent weakness.  Other names showing similar high‑threshold divergences included  $ARKK,  $ASML,  $COPX, and  $CRDO — all reflecting underlying bullish premium imbalances.  $FCX and  $FIG extended that theme into metals and financials, while  $GS,  $IBIT, and  $IONQ rounded out the list, highlighting cross‑sector participation in rotation trades.  When aggregate call premium expands while spot prices flatten, it often signals quiet positioning ahead of directional follow‑through. The Feb 5 tape showed that pattern clearly across several high‑beta groups, suggesting controlled optimism building into the week.

User-posted image
View original post
TradesViz

TradesViz

The Feb 5 technical tape showed sharp continuation in small‑cap momentum, led by breakouts across metals and early‑stage names. $GROY‑WS surged 96.5% on volume up 11,271%, signaling aggressive accumulation.  $LIMN and  $WTO followed with gains of 87.4% and 83.3%, each registering multi‑thousand‑percent volume spikes. The participation spread confirms conviction rather than isolated trading.  $GXAI posted one of the day’s most extreme volume jumps at 18,888%, climbing 41.8% as liquidity flooded into AI‑related momentum plays.  $FATN and  $CRMX rounded out the list with 40%‑plus gains, while  $USGG and  $UUUG maintained strength with volume expansion between 20% and 45%.  In five‑day trend names,  $THAR rose 49.6% and  $VIAV 25%, anchoring steady multi‑session advances.  $DLXY and  $CNEY each gained more than 20% with expanding turnover, confirming sustained follow‑through.  The overall pattern reflects durable momentum breadth. When sharp single‑day bursts align with consistent multi‑day trends, it signals institutional participation behind the move rather than short‑term retail activity.

User-posted image
View original post
TradesViz

TradesViz

The Feb 5 options tape showed measured rotation across semiconductors and megacap tech, with  $AVGO once again at the center of flow. Multiple split trades printed on the Mar 6 2026 $310C line, totaling over $36M in premium. The repeated buying and selling along this strike indicates ongoing positioning adjustments rather than directional conviction.  $NVDA followed with both sides represented — a $172.5P sale worth $8.9M and a $180C buy at $7.4M. The mix of actions reflects market participants hedging near-term volatility while maintaining upside exposure.  $TSLA and  $LLY each recorded call sweeps around $7M in premium, suggesting selective accumulation in high‑beta and healthcare leaders.  $SLV and  $XBI both printed sizable split sells near $7M, balancing risk across metals and biotech.  $GOOGL and  $MSTR also emerged, the former with a $5.9M call sweep and the latter showing paired call and put flow around $5.4–$5.5M.  Overall, the tape displayed disciplined cross‑sector repositioning. Semiconductors and large‑cap tech carried the most weight, but the balanced mix of sweeps and splits reinforced a controlled, institutional tone rather than speculative chase.

User-posted image
View original post
TradesViz

TradesViz

Earnings for Feb 5 feature a packed slate across technology, energy, and industrials.  $AMZN headlines after hours with a $2.6T market cap and a $1.98 EPS estimate, setting the tone for the broader tech sector.  Pre‑market attention centers on cyclicals.  $SHEL reports early with a $220B value and $1.21 estimate, followed by  $COP at $125B and $1.08 EPS.  $LIN adds industrial exposure at $214B with a robust $4.15 forecast, while  $CMI rounds out the group with a $5.20 EPS estimate.  Healthcare and finance also share the stage.  $BMY prints a $1.15 estimate at $113B,  $BBVA posts $0.50 at $149B, and  $KKR adds private‑equity depth with $1.06 at $101B.  $ICE and  $SONY contribute $1.67 and $0.34 EPS expectations, completing a globally diversified session.  Macro data lands early with Unemployment Claims at 07:30 and JOLTS Job Openings at 09:00, followed by remarks from the President at 18:00. Together, these catalysts set up a dense trading day linking corporate earnings with macro direction.

User-posted image
View original post
TradesViz

TradesViz

$AMZN options flow from TradesViz's options flow dashboard 🌊 Are you preparing for the earnings tomorrow? 💰

User-posted image
View original post
TradesViz

TradesViz

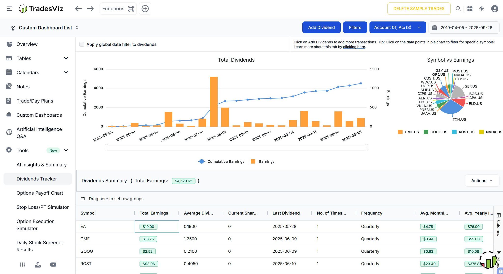
Real charts for real traders. 📈 Most journals stay surface-level, but if you want to find your edge, you need to dig deeper. Are you struggling to keep profits from profitable trades? If you aren't checking these charts daily on TradesViz, you’re trading blind. You won't see other platforms talking about Running PnL Analysis like this.... Make sure your use the right tools... 😉

User-posted image
View original post
TradesViz

TradesViz

Stop flipping through physical pages. 📖 A paper journal is great until you need to find that one specific lesson from six months ago. TradesViz Notes turns your thoughts into a searchable database. Want to review every time you traded a specific setup? Just search. In this dashboard, the trader can instantly recall exactly why they entered the PINS trade: "It was an easy M-/Double-top formation!". Don't let your lessons get lost in the ink. Digitize your brain.

User-posted image
View original post
TradesViz

TradesViz

Charts tell you where price has been. The Chain tells you where it's going. 🎞️ Most simulators only replay the price chart. The Options Chain Simulator replays the entire order book. Watch the bid/ask spreads widen and contract.. Spot the volume spikes—like the 4,996 volume hitting the Calls on the left side. You can replay the market at 1x speed or faster to practice reading the flow without waiting all day. Don't just look at the lines. Read the tape.

User-posted image
View original post
TradesViz

TradesViz

You can now view multiple charts in the same trade explore page 😎 🏁 Feature is out now. Check your account settings on TradesViz + Switch between 1/2/4 chart layout + Use ANY template for any of the charts Next: 100% Custom indicators 😋

User-posted image
View original post
TradesViz

TradesViz

Momentum stayed firm on Feb 4 with multiple names printing higher highs for a third straight session.  $ORKT led the list, rallying 83.1% on volume up more than 5,000%, while  $ZSL,  $ETQ, and  $BMNZ followed with gains above 57% each.  $PSIG stood out with a 12,869% jump in traded volume, signaling aggressive accumulation backed by conviction flow.  In the Bollinger Band group,  $SNDK remained a clear leader, advancing 62.6% with 28M shares traded, confirming sustained breakout momentum.  $CONI and  $CRCD also pressed against upper bands with price gains of 57% and 56%, both supported by expanding volume.  $MOD and  $LRN each showed follow‑through up 48.7% and 28.4%, extending the trend into industrials and education names.  The tape reflects broad continuation of strength in small and mid‑cap momentum. When price expansion and volume spikes align across multiple sessions, it highlights durable participation and conviction buying rather than isolated volatility.

User-posted image
View original post