TradesViz

TradesViz

The stock screener for December 21, 2025 highlights strong bullish momentum across both short-term movers and consistent multi-day gainers, with several names posting sharp price and volume spikes.  In the list of stocks with more than a 10 percent increase in price in the last day, $JOBY-WS led with a massive 226.9 percent surge to 14.22 on 21.76M volume, marking a 33,117.3 percent jump in trading activity. $NBY followed with a 79.7 percent rise to 5.30 and a 2,459.8 percent increase in volume. $AZI added 64.5 percent to 2.50, supported by an enormous 13,714.7 percent spike in volume, while $GDC rose 51.6 percent and $SOS gained 47.7 percent with equally strong volume growth. $GLAI, $FLYT, $CRWG, $CRWU, and $CWVX each posted between 44 and 46 percent gains, reflecting broad speculative action across low and mid-cap stocks.  In the continuous higher highs and green for five days section, $QNCCF topped with a 90 percent gain to 3.80 on 2.15M shares traded, up 573 percent in volume. $CPIX followed with a 74.3 percent increase, while $DBGI advanced 40.2 percent and $FBRX rose 38.9 percent. $HKIT added 34.2 percent, $ANRO gained 32.1 percent, and $TENX climbed 26.3 percent, all supported by rising participation. $FGNX, $QURE, and $MAMO rounded out the group with steady 22 to 27 percent advances and sustained multi-day buying interest.

User-posted image
View original post
TradesViz

TradesViz

The options flow screener for December 21, 2025 shows strong institutional sweep buying across multiple sectors, led by heavy inflows into tech and commodity-related names over the past two days.  $GLD recorded an 18.42 percent increase to 2.1K trades, reflecting renewed interest in precious metals.  $SLV followed with a 7.67 percent rise to 1.4K, supported by consistent bullish flow as seen in its steady uptrend on the intraday chart.  $ORCL posted a 3.55 percent gain to 1.1K, while  $RKLB and  $COIN both surged by 187.43 and 186.39 percent respectively, indicating stronger speculative activity in growth and crypto-related stocks.  Large percentage jumps were seen in  $VALE up 4,088.89 percent to 754 trades,  $HUT up 391.18 percent to 668, and  $ASTS up 557.43 percent to 664, underscoring heavy accumulation in metals and crypto mining sectors. The most dramatic increases came from  $IONQ up 8,942.86 percent and  $BBAI up 8,928.57 percent, both around 630 trades, signaling aggressive short-term institutional buying in AI and quantum computing names.  The chart for  $SLV shows consistent upward price movement throughout recent sessions with solid volume increase, reflecting continued interest in silver-backed assets.

User-posted image
View original post
TradesViz

TradesViz

The market events dashboard for December 21, 2025 highlights a busy economic calendar focused on key growth and inflation indicators, alongside several corporate earnings releases that may drive sector-specific volatility.  Major U.S. economic data releases include GDP Sales, Real Consumer Spending, GDP Price Index, and GDP Growth Rate, all scheduled for 19:00. Additional important indicators such as PCE Prices, Building Permits, and Housing Starts will provide insight into consumer demand, inflation pressures, and housing market trends. These metrics together will help gauge the overall strength of the U.S. economy heading into year-end.  On the corporate side, earnings reports are due from companies including  $DJCO,  $EBF,  $LMNR,  $LUD,  $KUKE,  $OKYO, and  $NEXM. The mix of firms from technology, agriculture, publishing, and healthcare sectors gives a broad preview of performance trends across industries.

User-posted image
View original post
TradesViz

TradesViz

The options flow for December 21, 2025 shows concentrated institutional activity mainly in $NVDA and $TSLA, with multiple large call sweeps and splits indicating strong positioning in both names ahead of early 2026 expirations.  $NVDA dominated the tape with repeated call sweeps around the $50 strike expiring January 16, 2026. The largest included several 38M sell and buy sweeps between the $49.50 and $50.50 strikes, each with 2815 contracts traded, suggesting active profit taking and re-hedging near short term price levels. Additional $NVDA call buy sweeps worth 29M at the same expiration indicate ongoing bullish interest.  $TSLA followed closely with large trades at the $440 strike expiring December 26, 2025. These included a 16M call buy split and a 12M trade at similar strikes, together signaling short-term bullish bets on continued strength. Another 7.7M sweep at the same strike reinforced active sentiment going into expiration week.  Smaller but meaningful flows appeared across other names including $DJX with a 7.6M call buy sweep at the $400 strike expiring December 15, 2028, $XBI with a 6.6M call sell sweep, $NEM at 5.8M, and $IBIT with a 5.7M call buy sweep. $GLD featured two moderate sell splits of 5.8M and 4.9M, showing mild rotation within commodities.

User-posted image
View original post
TradesViz

TradesViz

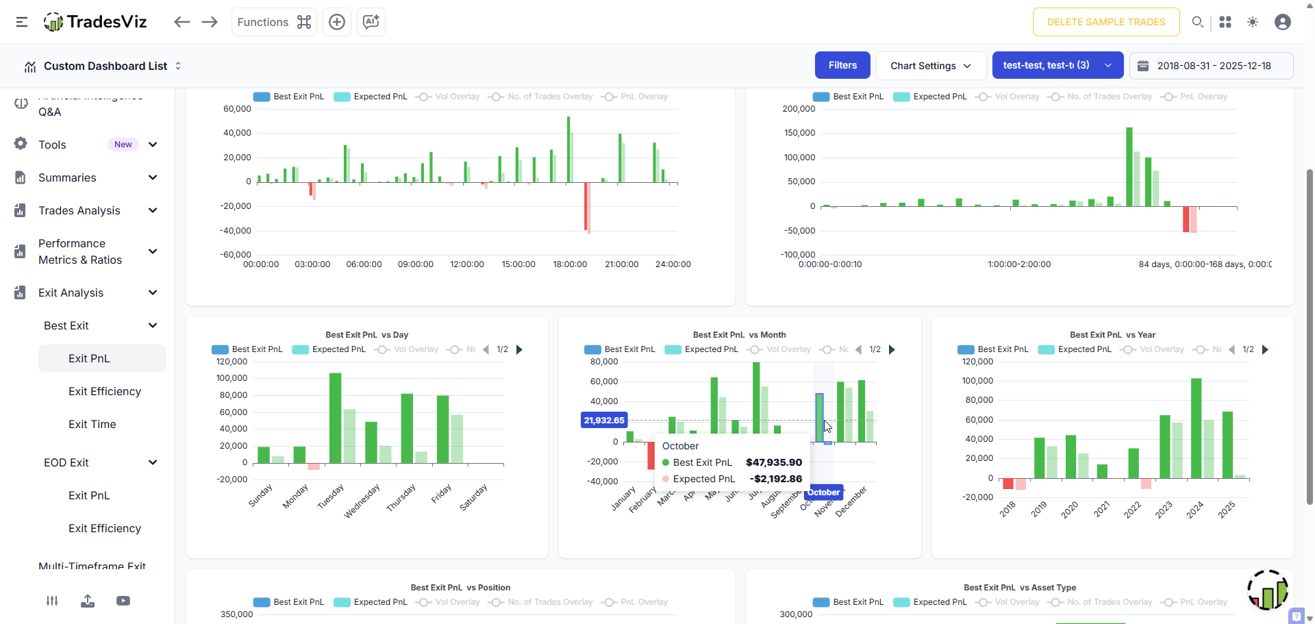
The one that got away.... 🥹 It's time to review those trades that you wish you had added to, and you wish you had cut sooner. How do you even find these? 1. Check the best exit pnl per month 2. Check trades with the worst running pnl This is 2 clicks on TradesViz.

User-posted image
View original post
TradesViz

TradesViz

The easiest way to review 12 months of trading? One click on TradesViz. 🖱️ Our Year-End Trading Summary (heatmap/pivot/AI) generates a complete audit of your performance instantly. ✅ Identify winning & losing streaks. ✅ Drill down from Yearly ➡️ Monthly ➡️ Weekly views in seconds. ✅ Review daily notes and context without searching. Don't end the year in the dark. Get your automated report today on TradesViz. Start a trial and just *try* :)

User-posted image
View original post
TradesViz

TradesViz

You can check the dividends, visualize per-sector, industry, and symbol in TradesViz. TradesViz is the only trading journal with auto dividends support, along with advanced trade analytics. 2026 is going to bring a LOT MORE to the platform 😋 Oh.. we're not done for 2025 yet.

View original post
TradesViz

TradesViz

50% TOTAL OFF EVERYTHING. 🎅 Stop paying for separate apps. TradesViz combines: ✅Advanced Journaling ✅Trading Simulator ✅Options Analysis/Flow ✅AI Analytics ✅ Notetaking + Planning 😁 Get the All-in-One solution for half off this Christmas. 🎟️ Use Code: TVNEWYEAR26

User-posted image
View original post
TradesViz

TradesViz

🌊 Summary of options flow from the previous week. 🤔 Large flow from early last week still dominates when we plot all data together. $EEM  $NVDA  $TSM  $IBIT + more Will we see a slowdown this week? Also check the top flow from last 2 market days below 👇 🎟️TVNEWYEAR26:OFFER

User-posted image
View original post
TradesViz

TradesViz

"What if I used a tighter stop?" "What if I aimed for 2R instead of 1R?" Stop guessing. Start using TradesViz Risk Simulator to SEE THIS. This is the Stop Loss/PT Simulator on TradesViz. Left Side (Original): -$1,600 Loss. 📉 Right Side (Simulated): +$8,775 Profit (using new SL/TP rules). 📈 The trade entries were the same. The management was different. Test your rules on historical data before you risk real money on them!

User-posted image
View original post