TradesViz

TradesViz

If your journal doesn't look like this, you are trading with a blindfold on. 🙈 New traders don't fail from bad luck. They fail from ignored history. Winners study ALL trades. 20 mins study everyday on

User-posted image
View original post
TradesViz

TradesViz

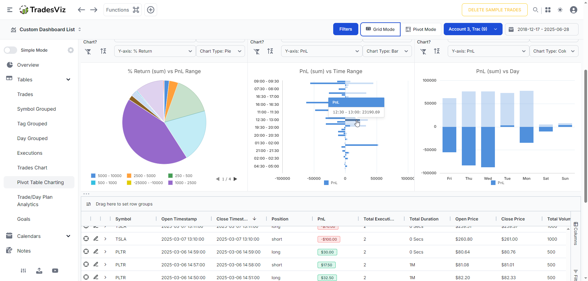
💡 Tip of the day: Did you know you can view expiries on your pnl calendar on TradesViz? Events, pnl, wins, losses, R-value, comments, tags, expiries. Choose any subset of data you want to see. Your journal. Your rules. P.S. Click on any date to view day explore tab 📅 :)

User-posted image
View original post
TradesViz

TradesViz

The most expensive tag in your journal isn't a strategy. It's an emotion. 🪞 We often blame "market conditions" for losses. But the data usually points to behavior. Look at the "Aggregate PnL vs Tag (Ascending)" chart on the top right. The two biggest losers aren't technical setups-they are "FOMO" and "OVERSIZE". This dashboard separates your technical edge from your psychological leaks. If your "Vertical Bull Put" is making money but your "Revenge" tag is giving it back, you don't need a new strategy. You need discipline.

User-posted image
View original post
TradesViz

TradesViz

Are you trading one account or managing a portfolio? 🌐 If you trade across multiple brokers or have separate accounts for "Futures" vs. "Equities," you need a consolidated view. The Accounts Statistics dashboard overlays every equity curve onto a single chart. In this snapshot, you can instantly see the massive divergence between "Trades 02" (the pink line, suffering a heavy drawdown) and the stable growth of "Sample Trades" (yellow line). Don't guess which strategy is dragging you down. visualize the performance gap. Manage the business, not just the trade.

User-posted image
View original post
TradesViz

TradesViz

This could be one stat that could potentially tell you your exits were right... by showing negative numbers... 😲 What's your reaction if you are profitable 🟢 in intraday trading but see all red in this 👇 tab on TradesViz?

User-posted image
View original post
TradesViz

TradesViz

It’s one thing to know that you lost money. It’s another to know why and how to fix it. 🧠 The AI Trade Chat isn't just a calculator; it's a performance coach. In this chat, the trader asked a qualitative question: "give me a detailed breakdown on where I performed the least and how do I improve it". The AI didn't just dump numbers. It structured a lesson plan: 👉 Common Weak Spots 👉 Root Causes 👉 Actionable Steps. Stop analyzing in the dark. Get a second opinion.

User-posted image
View original post
TradesViz

TradesViz

Momentum remained strong into Jan 23 as upward‑trend names extended multi‑day gains.  $SEGG topped the screen with a 329% surge over five sessions on 41.7M shares, while  $LVLU and  $SLCRF followed with 102% and 101% advances. Volume expansion across  $BOTT and  $MRAM reinforced participation depth, both rising more than 360% in turnover, suggesting sustained accumulation rather than one‑off spikes.  The bullish golden‑crossover list confirmed follow‑through across broader themes.  $USGO led with a 33% move supported by a 170% volume increase, while  $ALT,  $CING, and  $CZFS all posted double‑digit percentage gains tied to renewed buying momentum.  Taken together, these patterns show strengthening breadth beneath the surface. When five‑day trend leaders overlap with golden‑cross signals, it often marks early confirmation of durable intermediate‑term momentum.

User-posted image
View original post
TradesViz

TradesViz

🛑 Stop writing "text" journals. Start building "Data" journals. Most traders write a plan, ignore it, and then write a text note saying "I didn't follow the plan." That is useless. You cannot graph text. To actually improve, you need to turn your Discipline into Data. With…

User-posted image
View original post
TradesViz

TradesViz

The Jan 23 flow screen showed heightened sell‑side activity across large‑cap tech as sweep counts surged.  $META led with a 114.7% rise in two‑day sweep sales, supported by the chart showing steady price strength and an orderly distribution pattern around the $640–650 range.  $INTC climbed 119%, while  $TSLA and  $MSFT recorded 32% and 36% gains in trade counts, indicating lighter but persistent rotation.  Outside tech,  $BABA and  $MRNA printed exceptional spikes in sweep activity, up 374% and 1,157%, highlighting selective profit‑taking after sharp rallies.  $GOOGL,  $AVGO, and  $TSM also appeared, though with more moderate volume builds.  The tape points to controlled selling across leaders, not disorderly liquidation. Rising sweep counts alongside firm pricing suggests institutions are managing exposure — banking gains while keeping risk structures intact.

User-posted image
View original post
TradesViz

TradesViz

The Jan 23 tape lit up with aggressive flow centered on  $NFLX,  $GLD, and  $MU.  $NFLX dominated size activity, printing a cluster of sell‑side sweeps across the $100–$120 strikes expiring through 2026, totaling more than $90M in premium. The repeated, evenly spaced prints suggest controlled unwinds of prior long exposure rather than panic liquidation.  In contrast,  $GLD and  $MU both drew meaningful buying interest. $GLD’s Jan ’26 $443 strike saw a $10M call sweep, while $MU’s Aug ’25 $260 call added another $9.8M in premium — a clear signal of institutional follow‑through in metals and semiconductors.  $SLV also appeared with heavy sell‑side volume, adding nuance to the broader metals trade.  $PG and  $AVGO finished the session with mid‑sized sweeps in the $6–7M range, reflecting steady repositioning in staples and tech. Taken together, the pattern shows active rebalancing beneath a calm surface: profit‑taking in high‑beta names offset by selective long exposure in defensive and cyclical sectors.

User-posted image
View original post