TradesViz

TradesViz

The top earnings schedule for December 3, 2025 features a mix of major reports from technology, retail, and financial names, providing key insights into multiple sectors heading into the final month of the year.  After hours,  $CRM leads with a $221B market cap and a $2.15 EPS estimate, giving investors a look into enterprise software demand.  $SNOW follows with an $85B cap and a ($0.58) EPS estimate, representing key data and cloud performance metrics.  $GWRE at $17B with $0.23 EPS and  $HQY at $8B with $0.71 EPS will also be closely watched, along with  $DSGX at $7B and $0.46 EPS.  $FIVE adds retail perspective with an $8B cap and $0.22 EPS estimate, and  $PATH rounds out the group with a $7B cap and a $0 EPS estimate, reflecting automation software trends.  In the pre market lineup,  $RY (Royal Bank of Canada) reports with a $214B market cap and $2.52 EPS estimate, offering a key read on the financial sector, while  $DLTR (Dollar Tree) also reports with a $22B cap and $1.09 EPS, providing retail consumption insights.  $M (Macy’s Inc.) joins the pre market reports with a $6B market cap and a projected ($0.13) EPS, potentially influencing sentiment in the retail space.  Important economic events include ADP Non-Farm Employment Change at 07:15, ISM Services PMI at 09:00, and a scheduled presidential address at 13:30.  Overall, December 3 presents a packed day dominated by tech and retail earnings plus critical economic updates that could drive significant market movement.

User-posted image
View original post
TradesViz

TradesViz

Your AI tools are only as smart as the data you feed them. 🤖 If your journal is just a wall of text like "felt confident, market looked strong," you are feeding your analytics noise. To get real Alpha from AI, you need Signal. You must convert "stories" into "structured data" (see image). "Above VWAP" ➡️ Boolean Check ✅ "High Volatility" ➡️ Numeric Value 🔢 "Bull Flag" ➡️ Categorical Tag 🏷️ This isn't just journaling anymore. It's Data Engineering for your PnL.

User-posted image
View original post
TradesViz

TradesViz

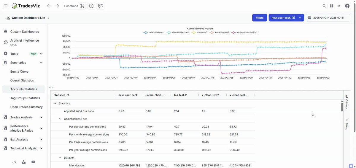
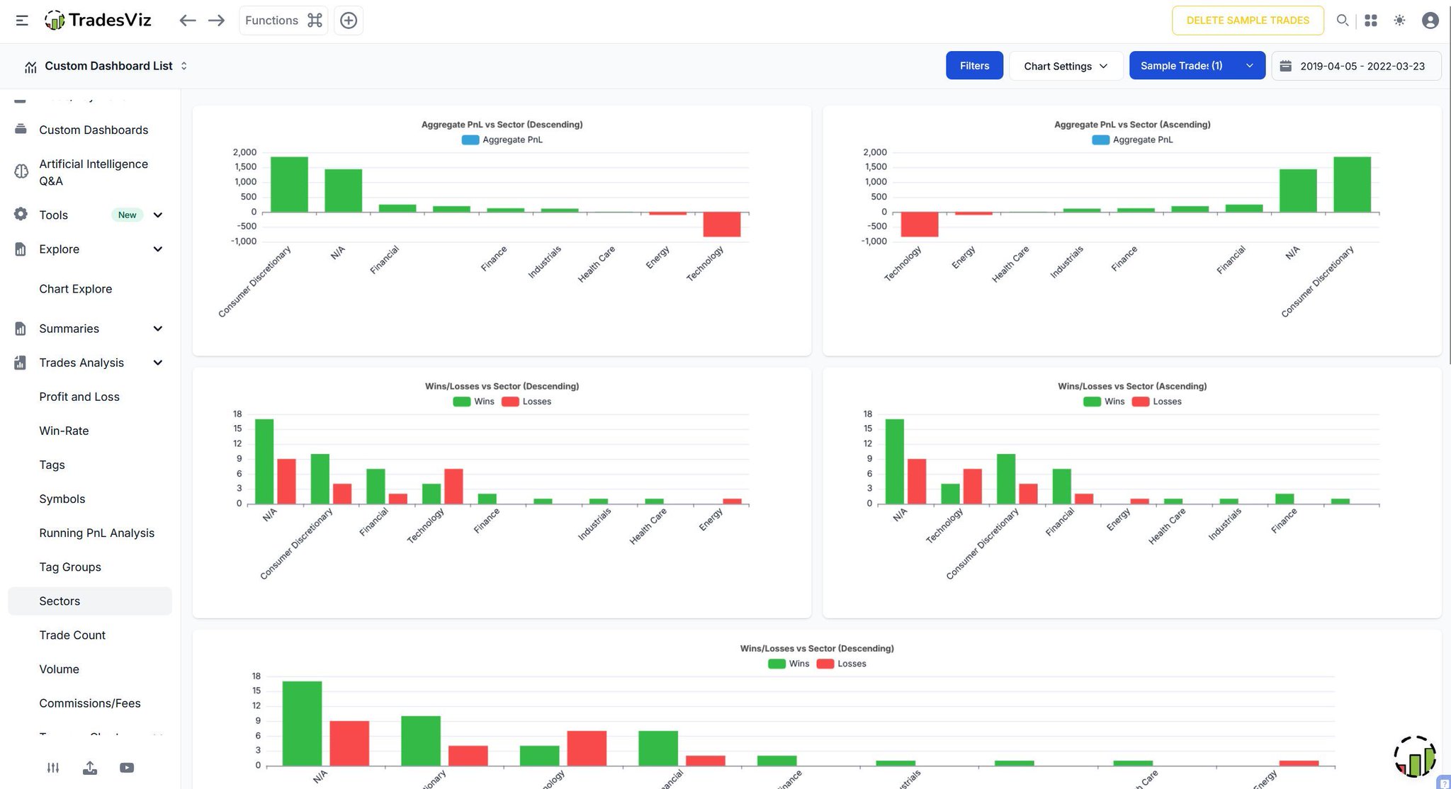
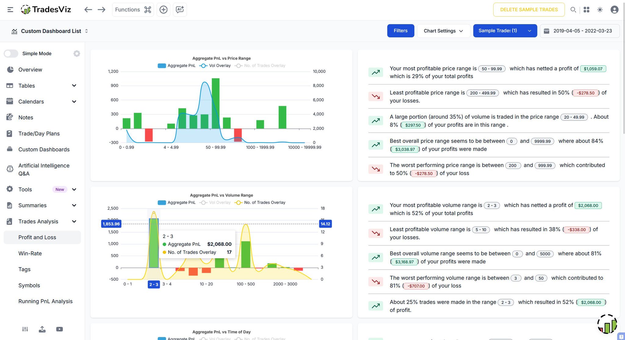
📊 Ever wondered where your real trading edge hides? TradesViz breaks it down with laser-sharp Trade Analysis - price ranges, volume buckets, time-of-day patterns, profitability clusters… all decoded automatically. See exactly where you win, where you leak, and what truly moves your PnL - no guesswork, no noise, just pure data clarity. Smarter insights. Cleaner decisions. Better trades - every single day. 🚀

User-posted image
View original post
TradesViz

TradesViz

💥 CYBER MONDAY IS IN FINAL LAP. Traders… if you missed Black Friday, this is your second shot. 👀⚡ Up to 50% OFF on the full TradesViz platform - every journal tool, every simulator, every AI workflow, every analysis module… all unlocked. Just punch in TVBF25 and you’re set. 🚀 From custom dashboards to advanced setups tracking, replay trading, AI insights, seamless auto-imports, and multi-asset simulation… This is the kind of upgrade your trading routine feels instantly. 📊💠 Last 48 hours. No noise. No gimmicks. Just pure trading firepower when you need it most. 👉

User-posted image
View original post
TradesViz

TradesViz

Turn every trade into a lesson you’ll never forget. 🧠📓 Use Notes, document your wins, losses, thoughts, and market conditions - that can be tied directly to each trade. Add context, mark mistakes, highlight great setups, and revisit them anytime to see how far you’ve come. No more guessing why a trade worked or failed - your insights live right beside your performance data. Build your trading memory, spot recurring patterns, and grow through reflection. Smart journaling isn’t optional - it’s how traders evolve.

User-posted image
View original post
TradesViz

TradesViz

The stock screener for December 2, 2025 highlights a strong bullish wave across small and mid cap names, with several stocks posting multi day rallies backed by large volume surges.  In the list of stocks with more than a 30 percent increase in price over the last 5 days,  $WEAT led with a 397.4 percent jump to 20.84, followed by  $KTTA up 254.2 percent to 1.47 with an 2098.2 percent increase in volume.  $GHLD rose 237 percent to 66.93,  $ZYXI gained 162.5 percent, and  $AEHL advanced 153.3 percent, supported by a massive 1337.4 percent volume increase.  $AGRZ and  $VRCA both climbed more than 120 percent, while  $CLSX,  $FOXX, and  $MFI also showed triple digit percentage gains, confirming strong short term momentum across sectors.  In the continuous higher highs and five consecutive green days category,  $AGRZ and  $VRCA again topped the list with rises of 127 percent and 126.4 percent respectively, extending their breakout streaks with heavy volume.  $QNCX gained 78.9 percent,  $THH rose 70.8 percent, and  $SRPU added 64.5 percent. Larger caps like  $KSS and  $UPSX saw steady gains near 60 percent, while  $NUAI,  $HCAT, and  $VOYX posted 47–58 percent advances supported by rising volume levels.  Overall, the December 2 screener reflects broad momentum across small cap growth and biotech names, with exceptional short term rallies in  $WEAT,  $KTTA, and  $VRCA driving market attention into early December.

User-posted image
View original post
TradesViz

TradesViz

Any bounces? 🏀👀 $ABG  $ALAB  $AMAT  $APLX Are we in for a Santa rally? 🤔🎅 CCI+LinReg:  $ABVX  $ALB  $ANF  $ARWR BTW, EZss is free for new TradesViz annual subscribers who start in the next 3 days. 🚨 TVBF25 -> Coupon -> Ends in 48 hrs!

User-posted image
View original post
TradesViz

TradesViz

The options flow screener for December 2, 2025, shows a sharp increase in the put/call ratio of premium across multiple ETFs and tech names, signaling a strong uptick in defensive positioning.  $USO leads the list with a 16,614.7 percent surge and a last value of 31, indicating heavy downside hedging in the energy sector.  $ARKK follows with an 8,688.03 percent increase to 75, showing substantial bearish sentiment toward innovation-focused equities.  $KLAC also posted a major rise of 8,014.57 percent to 24, reflecting added protection in semiconductor trades.  Other notable movers include  $MXEF up 3,084.76 percent to 47,  $DUOL up 3,640.68 percent to 16, and  $HD up 3,671.39 percent to 7.7, while  $EWZ saw a 3,521.03 percent climb to 6.3, demonstrating broad-based caution across sectors. Smaller but meaningful increases were recorded in  $CDNS,  $SEDG, and  $ARM, supporting the trend of portfolio hedging.  The chart for  $ARKK shows a clear downtrend accompanied by higher volatility and volume spikes, consistent with the continued rise in the put/call ratio.  Overall, the December 2 screener highlights traders shifting toward downside protection, with sharp increases in hedge activity across ETFs, energy, and growth tech sectors amid growing market uncertainty.

User-posted image
View original post
TradesViz

TradesViz

The options flow for December 2, 2025, is dominated by heavy institutional activity in  $GS, with multiple high-value sweeps showing aggressive positioning ahead of year-end.  $GS recorded a series of large call sweeps both bought and sold, with premiums ranging from $20M to $41M, focusing mainly on December 19, 2025 expiries. The largest trades included dual $41M call sell sweeps at the $360 strike, followed by $40M sells at the $700 strike. This pattern suggests profit-taking or repositioning after prior bullish momentum.  Conversely, substantial call buy sweeps appeared around the $560 to $680 strikes, each totaling between $30M and $38M in premium, signaling continued bullish setups at higher levels. Additional mixed flows across $620 and $640 strikes further confirmed balanced but active sentiment.  Outside of  $GS,  $AAPL showed notable options activity with two call trades — a $28M buy sweep at the $130 strike expiring April 17, 2026, and a $28M sell sweep at $135, suggesting near-term range-bound expectations.  Overall, the December 2 data reflects concentrated institutional focus on  $GS, with both buying and selling pressure driving significant turnover, while selective activity in  $AAPL points to cautious optimism in tech majors.

User-posted image
View original post